uGIS 用户指南
产品概述

uGIS 是一款集空间数据存储、管理、处理、分析及可视化功能于一体的工具软件。它支持高效整合多源异构数据,实现数据的标准化统一。依托强大 HTTP 分发服务能力,支持跨平台、跨浏览器实现三维可视化。uGIS 无缝对接 PC、移动及 VR/MR 设备,信息呈现流畅无阻。广泛应用于多种业务场景,为各行业提供坚实的技术支撑。uGIS 凭借卓越的数据处理实力,开创空间信息应用新篇章。
特点
数据处理
- 支持数十种数据格式,包括地形、高程、影像、点云、倾斜摄影模型、BIM 模型、矢量模型、通用模型等数据格式。
- 多种数据存储格式,包括散列、紧凑、mongodb、Postresql、Minio 等数据库存储格式。
- 多种坐标系,支持地理坐标系与投影坐标系的相互转换。支持 EPSG:{code} 形式的坐标、WTK 方式、站心坐标系 ENU、零点坐标等坐标系。
- 多种数据处理能力,包括数据融合、聚类、重采样、栅格更新、不同区域无缝拼接处理等功能。
- 投影转换,支持墨卡托、经纬度投影。
- 城市级倾斜摄影模型处理,支持断点续传。
- 数据压缩率高,支持对大数据量进行顶点压缩,压缩率高达 1/7 。
数据发布
强大的数据发布服务,包括影像、地形、倾斜摄影、BIM 模型等数据。
三维可视化
- 融合展示多源异构数据,包括影像、地形、倾斜摄影、BIM 模型、矢量等数据。
- 多种漫游,包括地球模式、第一人称、沿线漫游、环绕地球、中心旋转等方式。
- 多种空间分析,支持视阈、挖坑、压平、裁剪、通视分析、体剖切等空间分析,支持交、并、缓冲和计算差异。
- 多种测量工具,支持点位、方位角、距离、贴地距离、高度、面积、体积测量、表面积等测量方式。
- 多种数字孪生标绘工具,提供折线、多边形、圆、矩形等矢量标绘能力;提供文字标注、图标点、部件、自定义 DIV 等注记标绘;提供园区相关标绘图标。
- 多种特效动画,支持路径动画、光圈特效、电子围栏、管道围栏、报警、摄像头、视频融合、天空盒、水面动效、组合挖坑、粒子爆炸等特效动画。
- 三维水体仿真,支持绘制河道、湖泊、洪水推演、水下效果等仿真模拟。
- UE 渲染引擎:双引擎驱动,支持 Cesium 和 UE 的跨平台可视化,为 Web 地球与 UE 地球提供一体化的解决方案。
定制化开发
- 支持定制开发,提供开发平台,满足二次开发场景。
- 官方示例平台,提供丰富的示例代码和图形可视化效果,便于用户快速完成开发对接。
步骤

- 数据处理:支持处理多源异构空间数据及存储切片结果。提供地形、影像、模型、矢量、倾斜、BIM 模型、点云等切片工具。
- 分发服务:将处理后的数据,通过标准的 HTTP 数据分发服务推送给数据可视化端软件展示。包括影像切片服务,地形切片服务、3Dtiles 切片服务等。
- uGISUI:是集成地理空间数据,实现三维场景构建、分析与交互的平台。融合影像、地形、通用模型、倾斜摄影、点云、矢量数据等多源数据,构建逼真三维场景,支持对接多业务场景。
- 应用端:支持通过 PC 端、移动端、VR/MR 设备展示信息。
产品介绍
为满足多业务场景处理数据,uGIS 平台提供数据处理平台、数据发布平台、三维可视化平台,通过这三个平台协同处理,即可实现数据处理 → 数据存储 → 数据发布 → 运维管理 → 资源共享 → 可视化展示与分析 → 应用扩展全流程。
·数据处理平台:提供多种数据处理工具,包括地形、影像、通用模型、矢量、倾斜、BIM、点云等相关切片工具。
·数据发布平台:提供多种数据发布服务,包括地形、影像、通用模型、LOD 模型、矢量资源等数据。
·三维可视化平台:提供多种数据源导入、对象图层管理、数据漫游、标绘工具、空间分析及环境效果等能力。
数据处理发布平台

功能区介绍:该平台集合数据处理和数据发布两大核心产品模块。
顶部导航:可点击查看用户授权信息。
产品列表:分为数据处理、分发服务、uGISUI。
·数据处理:提供多种数据切片工具,点击即可进到对应切片工具页面处理数据。
·分发服务:统一展示已处理的数据服务,提供管理、查看、复制、删除等操作功能。
·uGISUI:点击即可进入三维可视化界面,可查看信息、编辑信息。
菜单列表:展示产品的菜单,点击可进入菜单入口;
信息展示:产品信息展示区,支持查看信息、新增信息、编辑信息等操作。
三维可视化平台

功能区介绍:
顶部导航:由三个部分组成,分别是返回列表、主菜单入口、保存场景。
·返回列表:支持返回列表,展示场景名称;
·主菜单入口:插入影像、插入地形、插入模型、插入矢量、在线标绘、动画、环境效果、仿真模拟、UE 渲染引擎;
·保存配置:点击可保持场景配置文件到本地;
·保存场景:点击可保存场景内容;
左侧面板:由两个部分组成,分别是图层管理、BIM 场景模型。支持隐藏、显示左侧面板;支持手动拖动边框调整面板宽度和高度。
·图层管理:图层工具栏、图层索引、图层操作;
·BIM 场景模型:仅云端 uGIS 有这个功能,支持展示 BIM 场景模型,支持添加 BIM 模型到 GIS 场景,融合展示 BIM+GIS 数据;
中间主窗口:由三个部分组成,分别是主视图区、右侧常用功能菜单、底部信息栏。
·主视图区:展示二三维数据;
·右侧常用功能菜单:包括指北针、搜索、鼠标拾取、分析、地球视角、第一人称视角、环绕地球、沿线漫游、中心旋转、放大、缩小、全屏等操作。
·底部信息栏:实时显示当前主窗口内容的帧率、经度、纬度、高度、偏航角、俯仰角、翻滚角、鼠标位置等信息;
右侧面板:面板可根据功能菜单切换展示对应的内容,包括在线标绘、动画、环境效果、仿真模拟、UE 渲染引擎、分析和图层属性面板。面板模块支持一键隐藏、显示。明细如下:
·在线标绘:支持设置动态、静态标绘素材;
·动画:支持设置路径动画;
·环境效果:支持设置场景封面、时间线、云、雨、雪、雾、大气等环境效果;
·仿真模拟:支持水体仿真设置,包括水面编辑、洪水推演、水下效果;
·UE 渲染引擎:支持配置 UE 服务器地址,实现 Cesium 和 UE 的跨平台可视化。
·分析:支持测量、平面几何、空间分析、插值计算等空间分析;
·图层属性面板:支持图层属性信息设置。
安装指南
硬软件运行环境
uGIS 工具分为桌面版和云平台版,本章节主要介绍 uGIS 桌面版所需要的运行环境,分为硬件配置和软件配置。云平台版无需安装,通过浏览器访问平台地址。
硬件配置
| 分类 | 标准配置 | 推荐配置 |
|---|---|---|
| CPU | 双核 2.30 GHz 主频 | 酷睿 i7 及以上 |
| 内存 | 8 GB | 16 GB 或以上 |
| 硬盘空间 | 256 GB | 500 GB 或以上 |
| 显卡 | 集成显卡(安装最新显卡驱动)。建议使用独立显卡,OpenGL 版本:1.5。 | 2GB 或以上,独立显卡(安装最新显卡驱动)。推荐使用游戏显卡,OpenGL 版本:2.0 或以上。 |
软件配置
windows 操作系统支持 Microsoft Windows 10 及以上系列和 Microsoft Windows Server 2012 及以上系列。
更多软件版本持续更新中,敬请期待!
软件安装、账号注册
软件安装
双击 exe 文件,安装 uGIS 软件工具。

安装过程会提示 本程序依赖 VC 实时运行库,请点击【确定】。

登录、注册
登录
联网登录云平台账号,包括验证码登录、密码登录两种方式。登录成功后即可使用产品。
☆ 离线授权用户无需登录

uGIS 登录
注册
若没有 uGIS 账号,在登录界面点击【短信登录/注册】,可通过手机号注册账号。

uGIS 云平台注册页面
修改密码
进入 uGIS 平台后,点击页面右上角的【头像】-【个人设置】,进到个人设置页面,点击【修改密码】,输入新密码,即可保存新密码。

授权类型
uGIS 数据处理发布平台授权类型分为:在线授权、离线授权。
在线授权:连网登录后即可使用产品,部分高级功能需授权后才可使用,有需要可联系客服。
离线授权:无需连接互联网,无需登录,通过授权文件完成授权,绑定电脑,即可使用产品。
申请授权
在购买正式授权前,可联系 uGIS 平台业务人员申请测试授权;授权到期后,可联系 uGIS 平台业务人员获得授权信息。
·云平台版:登录账号,即可查看授权信息。
·桌面版:支持在线登录和上传授权文件。在线登录:联网登录账号即可查看授权信息;上传授权文件:上传 uGIS 平台授权文件,即可激活软件,查看授权信息。
注:授权有效期是授权使用截止日期,在该时间范围内可使用产品。
uGIS 授权页面
快速使用
数据介绍
影像切片
影像切片文件格式是常规图片,比如 png、jpg,可以直接在二维引擎上浏览查看。目前支持两种形式:一种是经纬度直拉切片方式,一种是 web 墨卡托切片方式。

影像切片
地形切片
地形是通过三角网来描述地表起伏的一类数据。一般来说地形是一个三维引擎的基础数据,很多其他数据的显示都要依赖地形,比如影像数据需要贴合在地形上展示,POI 点需要采样地形高程,鼠标交互需要获取鼠标交互位置点。

地形切片
模型切片
模型切片是 3dtiles 格式。3dtiles 的切片规范如下:
3dtiles = 索引 + 内容
索引是 json 格式的元数据定义,包括数据范围、几何误差等,索引可以嵌套引用其他索引。
内容可以进一步分为 3 种内容格式 和 1 个集合格式,具体如下:
| 格式 | 用途 |
|---|---|
| Batched 3D Model (b3dm) | 多种三维模型格式,例如有纹理的地形数据, 包含内外结构的三维建筑,大范围的模型数据 |
| Instanced 3D Model (i3dm) | 实例化三维模型,例如森林、路灯和垃圾桶等城市附属物、设备零部件等。 |
| Point Cloud (pnts) | 海量点数据 |
| Composite (cmpt) | 仅仅用来把上述多个不同格式的文件组织为一个文件。 |
3dtiles 内容格式

3dtiles 切片示例
输入数据
输入数据具备多源异构,多种来源,多种差异化数据结构特点,数据结构比较复杂,包括栅格矢量、实景倾斜模型、手工模型、BIM 模型、CIM 模型、点云数据、地质数据、体数据、场数据、流数据等。uGIS 数据处理发布平台目前无法涵盖所有数据类型,可支持处理各个行业或者各种三维项目都会用到的数据类型的切片化,分为如下五大类:
传统 GIS 数据

传统 GIS 数据,按照组织分为两大类:栅格和矢量,栅格数据通过逐点的属性值来描述数据,比如地形高程栅格、遥感影像栅格,对于栅格三维中有以下两种方式去可视化。
栅格数据
第一种栅格就是地形高程数据(dem),用来显示地形起伏高低,地形数据的常见格式有 dem,tif 等。其他格式的高程数据可以使用 arcgis 进行格式转换,转到 dem 或 tif 来进行地形切片。

Arcmap 打开高程数据
除了高程之外,其他的栅格数据一般都是处理成影像切片来可视化。

Arcmap 打开影像数据
矢量数据

Arcmap 打开矢量数据
除了栅格之外,还有一类传统 GIS 数据,通过点、线、面等几何对象来描述地理实体,这就是矢量。矢量的三维可视化比较复杂,可以分为以下几种:
第一种是栅格化展示和绘制,借助二维 GIS 服务器的矢量渲染出图能力,矢量可以在服务端生成图片,三维上加载方式就类似栅格的影像切片,二维 GIS 相关的标准服务,比如 WMTS,WMS 等可以直接接入到三维中。
第二种是矢量化展示和绘制,比如 Cesium 里的 geojson、czml 等绘制的图标、文字、折线、多边形等。
第三种是模型化展示和绘制,比如建筑物轮廓,我们可以根据建筑高度拉成白模去可视化,比如用来描述森林位置或者城市附属物(路灯,垃圾桶)等点位的可以用实例化模型去展示。
这几种方式各有利弊,明细如下:
矢量数据加载方案:
| 方案 | Geojson/kml | wms | czml | 3dtiles |
|---|---|---|---|---|
| 数据量 | 一次性载入,数据量必须小 | 无上限限制 | 支持流式载入 | 无上限限制 |
| 灵活性 | 强:样式完全自定义 | 差:需要通过 wms 服务才可以实现样式更新 | 强:支持自定应样式 | 强:通过 3dtiles style 样式配置 |
| 显示效果 | 好:矢量化显示 | 差:图片平面显示 | 好:矢量化显示 | 好:矢量化显示 |
| 技术成熟度 | 好:非常多的工具可以生成 | 好:完全标准化,服务器也比较多 | 差:目前没有现成工具,需要自己组织 | 差:常规矢量切片的 3dtiles 定义还未完成、(建筑物矢量面可以处理为模型切片) |
| 时间序列 | 部分支持 | 支持(非实时) | 支持 | 不支持 |
| 适应性 | 小量临时性用户标注数据 | 海量地图以及专题图数据 | 专业科学模型数据,如卫星轨道等 | 海量地图以及专题图数据 |
所以对于矢量数据的处理,需要根据情况来选择:

uGIS 矢量数据处理
一般矢量:通过 uGIS 自带的开源 shp 工具集,把 shp 转 geojson 格式去加载。
建筑矢量面:通过通用模型切片处理为白模。
描述实体点数据(树木点位、灯杆位置等):通过 i3dm 工具处理为实例化模型。
人工模型
人工模型数据(手工模型数据)是三维 GIS 行业发展的最早的需求来源,通过 3dsmax、Maya、Sketchup、Blender 等建模工具人工建模的数据。模型切片的大部分输入格式可支持 fbx、obj,可以通过通用模型切片工具处理并导出为 3dtiles。

人工模型
BIM 模型

BIM 模型

BIM 模型可用 uGIS 平台提供的插件导出 ugm 格式,通过通用模型进行切片处理。ugm 是 uGIS 自定义的中间格式,它内部存储了切片需要的所有可视化数据(几何体、材质纹理、属性信息、模型结构等)。平台提供 revit 的插件(2020 版、2021 版、2022 版),未来可提供 microstation connect editon 的插件,帮助用户快速导出 ugm 格式。
倾斜实景数据

倾斜数据

倾斜实景数据一般是来自照片进行三维重建得到的,目前能做这个格式的软件也比较多,例如 contextcapture、smart3d、大疆等。这些软件产生的结果有很多格式,但大部分软件格式都支持 osgb。倾斜数据的特点是总量大,自带 LOD,这类数据通过倾斜模型切片工具进行处理。注:非 osgb 格式数据目前不支持处理。
点云数据

点云数据

点云数据的格式有很多种,比如 xyz、las、csv 等,仅 las 是相对标准的一种格式。点云数据目前仅支持 las 格式。其他类型数据可以用 cloudcompare 开源软件转化 las 格式后再处理。
公共参数介绍
文件以及目录选择
uGIS 数据处理发布平台是一个 BS 架构产品,数据处理运行在 uGIS 产品部署的机器上(服务端),用户可以通过局域网使用浏览器来操作它。所以注意一点,数据处理的所有路径都是服务器上的路径,而不是本机路径。
当然有一个特殊情况,就是通过 localhost 访问,也就是 uGIS 数据处理发布平台部署在当前用户机器上,我们称之为本机操作。
本机操作
支持上传本地文件到服务器,选择完毕后会得到实际的路径。

空间参考
输出数据的空间参考
平台采用的是 WGS84 的地心坐标系作为世界坐标。地球质心为 0,0,0 点,地心和北极连线为正 z 轴,地心和本初子午线(0° 经线)与赤道交点连线为正 x 轴。正交得到 y 轴。

Wgs84 世界坐标
地球半径是 6378137 米,这个坐标系比较大,渲染都是单浮点精度表示的。为了避免渲染精度的问题,一般 3dtiles 里的坐标都是经过 tileset.json 里的 transform 变换矩阵变换的相对坐标,有如下等式:
3dtiles 里的坐标 * 3dtiles 里的 transform 矩阵 = wgs84 世界坐标
输入数据的空间参考
空间参考是一个数据的元属性,支持四种类型的空间参考设置:
第一种是 EPSG:{code} 形式的,最常见几种编码如下:
EPSG:4326 是 WGS84 椭球定义的官方编码。
EPSG:3857 是流行的电子地图 web 墨卡托,比如谷歌地图、腾讯地图、高德地图等都是这种方式。
EPSG:4490 是我国的椭球定义标准 CGCS2000。
EPSG:4546 等紧挨着的一系列,都是基于 EPSG:4490 椭球定义,采用 3 度带分割高斯克吕格投影的投影坐标系,也是目前国内数据常用的相关坐标系。
第二种是采用 wtk 方式描述的空间参考,在工程领域,由于一些精度需要,会自定义中央经线,这样就没有对应的 EPSG 编码,编写格式如下:
GEOGCS[“WGS_1984”,DATUM[“D_WGS_1984”,SPHEROID[“WGS_1984”,6378137,298.257223563]],PRIMEM[“Greenwich”,0],UNIT[“Degree”,0.017453292519943295]]
以上两种都是精确的地理空间投影。
第三种是站心坐标系 ENU(east north up)
实际应用中,有一些模型没有考虑和地球位置匹配的问题,对于这类模型可以采用站心坐标系的方式来处理。ENU 是以一个地球表面的位置点做为 0,0,0 点,以垂直地表向上为 z 轴,以正东向为 x 轴,正北向为 y 轴的一个局部空间来定义位置。
uGIS 上是 ENU:{纬度},{经度} 的方式来设置
**除了空间参考之外,uGIS 还支持零点坐标,**能确保模型精确放置到地球上。假设要建城市的三维模型,采用流行的 2000 某个投影坐标系,会发现模型坐标非常大,导致在 max 里难以操作。uGIS 平台处理逻辑:做空间变换(模型坐标+零点坐标)= WGS84 世界坐标

4549 的坐标范围
空间参考界面操作

空间参考设置界面
空间参考包括两个参数:空间参考,零点坐标。
空间参考支持 5 种方式:
1)手动填写:空间参考支持多种格式,最常用的比如:ENU 字符串(例 ENU:39.90002,116.46,纬度在前,经度在后,中间用逗号隔开,默认经纬度是天安门所在位置),EPSG 字符串(例 EPSG:32650)poj4 和 wkt 等。
2)经纬度局部坐标系:填写经度、纬度,点击确定,系统自动构造 ENU 字符串;

经纬度局部坐标系设置界面
**3)EPSG 编码搜索:**通过输入关键字搜索 EPSG 编码,点击确定,自动构造 EPSG 字符串;

EPSG 编码搜索界面
**4)从地图选择:**可以在右上角输入框输入经纬度,也可以在地图上点击拾取经纬度,自动计算并列出该经纬度位置相关的 ENU 和 EPSG 空间参考,然后选择需要的点确定;
从地图选择空间参考
**5)从文件导入:**支持从 prj(shp 数据的空间参考文件)文件中导入空间参考。

从文件导入
数据存储
散列存储

优势:散列直接使用现成的静态服务器(tomcat、nginx、iis 等)分发,使用相对方便,适合大部分小型项目。
缺陷:当数据量大了之后,碎文件过多,硬盘存取效率降低,不仅是数据处理过程缓慢,最终分发读取效率不高,数据无法迁移。
散列文件存储:
桌面版:支持点击【选择】选择目录;
云端版:支持手动输入一个路径。如果这个路径不存在,那么切片程序会尝试去创建这个路径。注:如果这个路径没有权限或者无法创建成功,那么切片程序会处理失败。
PAK 地形影像紧凑存储

输出部分,存储类型选择【紧凑(pak)】。
紧凑文件存储:
桌面版:支持点击【选择】选择目录;
云端版:支持手动输入一个路径。如果这个路径不存在,那么切片程序会尝试去创建这个路径。注:如果这个路径没有权限或者无法创建成功,那么切片程序会处理失败。
PAK 是 uGIS 自定义的一种用来存储常规瓦片的文件格式,它本身是一个 sqlite 文件,可使用 sqlite expert 软件查看文件。
CLT 瓦片紧凑存储
除地形切片和影像切片工具之外,其他工具切片输出的紧凑都是 clt 格式的紧凑。这种方式不直观,而且需要动态服务支持,但是它的优势是对于大量散列切片能够加速存储和迁移。

文件存储:
桌面版:支持点击【选择】选择目录;
云端版:支持手动输入一个路径。如果这个路径不存在,那么切片程序会尝试去创建这个路径。注:如果这个路径没有权限或者无法创建成功,那么切片程序会处理失败。
Mongodb 瓦片存储

除地形切片和影像切片工具之外,其他工具可将切片输出到 mongodb 数据库中,授权后可支持。
输出部分,存储类型选择【mongo】,点击【选择】,从下拉列表中选择已配置好的数据库名称(参见数据库配置),或者填写数据库连接参数,点【提交处理】即可。这里也可以通过【测试连接】验证参数正确性,也可点击【保存】保存到数据配置中,方便下次使用。
Postgresql 瓦片存储

除地形切片和影像切片工具之外,其他工具可将切片输出到 Postresql 数据库中,授权后可支持。
输出部分,存储类型选择【postgres】,点击【选择】,从下拉列表中选择已配置好的数据库名称(参见数据库配置),或者填写数据库连接参数,点【提交处理】即可。这里也可以通过【测试连接】验证参数正确性,也可点击【保存】保存到数据配置中,以便下次使用。
MioIO 瓦片存储

支持将 3dtiles 切片输出到 Minio 中存储,授权后可支持。
输出部分,存储类型选择【minio】,点击【选择数据库】,从下拉列表中选择已配置好的存储名称(参见数据库配置),或者填写 Minio 连接参数,点【提交处理】即可。这里也可以通过【测试连接】验证参数正确性,也可点击【保存】保存到数据配置中,以便下次使用。
数据处理

数据处理流程图
通过 uGIS 数据处理软件将多源异构数据处理为 uGISUI 上能够渐进加载的切片文件格式。整个过程是一个输入到输出的过程。
地形切片
主页上依次点击【数据处理】、【地形切片】进入地形切片工具。

输入文件

添加输入
点击【添加】按钮,弹出选择文件对话框,一次可以选择多个 tif 文件,不限制文件大小和文件个数。

添加列表
设置输入参数
点击操作栏里设置图标按钮。
弹出输入的属性设置面板

空间参考
空间参考,零点坐标请参考本文【空间参考】部分。
注:1)若已填写数值,处理程序会使用设置的空间参考。如果此空间参考和 tif 元信息里的空间范围有冲突,则该 tif 处理失败或出现结果异常。
2)若没有填写数值,处理程序会尝试从 tif 元信息里读取空间参考,如果没有读取到,则该 tif 处理失败。
最大级别
最大级别默认选中【自动计算】,处理程序会根据栅格数据的分辨率来计算切片级别,具体如下表:

比如 30 米格网精度的栅格高程数据,查表,应该是在 13 和 14 级之间,我们会向下一个级别,也就是取 14 做为最大级别。
一般来说【自动计算】是合适的,一些情况下可能需要自定义最大级别:
-
数据精度很高,比如一些倾斜软件输出的 dsm,按【自动计算】都可能超过 22 级别,切到 22 级 dem 实际意义也不大,为了加速处理,可以设置到 17 左右。
2. 数据格网精度和高程差精度不匹配,常见在一些手动编辑过的 dem 数据,比如一些河道,深度也就 5 米左右,但是输出的 dem 格网也是 5 米,导致自动计算的最大级别,这个高程差体现不出来,可以设置一个更高的处理级别。
无数据值(nodata)
支持两种方式:
1.系统自动读取 tif 头数值。前提条件是 tif 头信息有值;
2.手动填写。建议用 arcgis 打开高程数据,可查询无效范围,然后再填写。
注:对于无数据值,处理程序会把该点位的高程设置为 0
处理参数

三角算法

vcg 地形网格

ctb 地形网格
三种算法信息如下:建议根据实际应用场景的需求和限制,选择合适的算法。系统默认按 ctb 算法来处理。
| 算法名称 | 处理原理 | 优势 | 缺点 |
|---|---|---|---|
| vcg | 经典的边塌陷算法的三角网简化算法 | 网格结构质量较好,误差更小 | 处理速度较慢,vcg 的时间消耗大约是 ctb 的 60 倍。 |
| ctb | 基于网格的快速三角网简化算法 | 高效性,计算速度快。 | 误差较大(某些特定情况下,可能会遇到数据兼容性问题。) |
| cgal | 基于误差度量的层次简化算法 | 具有高效、可靠、易于集成等优点。 能够处理大规模几何数据,提高计算效率。 | cgal 算法对数据精度要求较高,可能导致在处理某些低精度数据时出现问题。(可能会因为无法满足精度要求而失败或产生不准确的结果。) |
水面文件
uGIS 地形切片程序可以根据水面数据来生成对应地形的 watermask。uGIS 的水面文件支持两种形式的水面:
水面矢量数据,必须是面(polygon)数据,用来描述水域范围。但是当地形较大或者分辨率较高,矢量水面生成速度会变慢。
水面栅格数据,该栅格数据应满足如下要求:
1.水面栅格分辨率应高于 dem 分辨率 4 倍以上;
2.水面栅格坐标系应是 EPSG:4326;
3.水面栅格数据类型应是 8 bit unsigned integer;
4.水面栅格中有水的地方像素值为 255,无水的地方是 NoData(值为 0)。
说明:目前地形上 watermask 效果是一个波浪纹理,可用于大范围水域示意。
输出文件

地形输出
【存储类型】见本文【通用功能】部分【数据存储】介绍。
地形切片支持增量融合:
在输入文件时,一次选择多个文件,当范围有重叠时会自动融合;
当多次处理,输出文件选择同一路径时,如果有重叠区域,也不会直接覆盖,而是采用增量处理的方式进行融合;
影像切片
主页上依次点击【数据处理】、【影像切片】进入影像切片工具

输入文件

添加输入
点击【添加】按钮,弹出选择文件对话框,一次可以选择多个文件 tif 文件,多个文件会列到列表里。不限制文件大小和文件个数。
删除输入
选择一个或者多个输入后,点击【删除】按钮,选中的 tif 被从输入列表删除。
也可以直接点击操作栏里【X】按钮,删除对应这一条输入。
设置参数
选择一个或者多个输入后,点击【设置】按钮。
弹出输入的属性设置面板

影像参数设置
空间参考
空间参考,零点坐标请参考本文通用功能->空间参考文档。
注:1)若已填写数值,处理程序会使用设置的空间参考。如果此空间参考和 tif 元信息里的空间范围有冲突,则该 tif 处理失败或出现结果异常。
2)若没有填写数值,处理程序会尝试从 tif 元信息里读取空间参考。如果没有读取到,则该 tif 处理失败。
最大级别
最大级别默认选中【自动计算】,处理程序会根据栅格数据的分辨率来计算切片级别。因为影像切片支持两种投影的切片形式,一种是墨卡托,一种是经纬度,在本章【处理参数】【投影参数】里详细探讨。
如果设置了【最大级别】,系统自动处理,规则如下:
如果【设置的最大级别】<【自动计算的最大级别】那么按照【设置的最大级别】来切片。否则该设置值无效,依然是按照【自动计算的最大级别】来切片。这样可避免无效数据处理。
无数据值(nodata)
支持两种方式:
1.系统自动读取 tif 头数值。前提条件是 tif 头信息有值;
2.手动填写。建议用 arcgis 打开影像数据,可查询无效范围,然后再填写。
注:对于无数据值,处理程序会把该点位的颜色设置为纯透明色(0,0,0,0)。
颜色拉伸
栅格数据每个位置都有一个值(或者多个波段值),这个值不一定是颜色值。除了地形高程栅格外,其他类型数据如果要做三维可视化都需要转为图片切片,就需要一个栅格值到颜色值的映射算法。常规栅格的值就是 RGBA,每个点位最终颜色=栅格里存储的值。
支持三种方式:
1.选中了【偏移缩放】

如果【偏移】是 0,【缩放】是 0,这种表示我们根据栅格的波段数值类型来进行自动处理。如果栅格的每个波段是 8bit,计算方式:
切片颜色=栅格里存储的值
如果栅格的每个波段是 16bit,计算方式:
切片颜色=栅格里存储的值*255/65535
如果【缩放】不是 0 值,计算方式:
切片颜色=( 栅格里存储的值 + 偏移 ) * 缩放
2.选中了【最值】

计算方式:
切片的像素颜色= ( 栅格里存储的值–最小值 ) * ( 255 / (最大值–最小值))
3.选中了【百分比】

百分比裁剪拉伸:首先根据最小百分比和最大百分比计算需要裁剪的最小像素个数和最大像素个数,然后把所有像素值进行排序,并统计每个像素值的个数,最小像素个数和最大像素个数进行裁剪,最后将剩余部分进行线性拉伸。
例如:最小和最大的值都设置为 0.25 时,影像大小为 100*100 像素,首先把像素值从小到大排序,然后找到正序第 100*100*0.25 个像素的像素值 minvalue 和倒序第 100*100*0.25 个像素的像素值 maxvalue,最后进行线性拉伸(同最小最大值拉伸),计算方式:
切片的像素颜色= ( 栅格里存储的值–minvalue ) * (255/(maxvalue–minvalue))
背景透明
影像切片碰到的很多问题是切片之后的数据有白边或者黑边。

- 选中了【自动】
平台自动根据栅格的波段元数据判定哪个波段是透明色。适合 tif 元数据信息完整的数据。
- 选中了【第四波段】

如果栅格的波段数大于 3 个,那么强制使用第四波段是透明波段。适合实际数据带第四波段,并且明确知道该波段是透明值的数据。
- 选中了【透明色】

无论栅格的波段数是多少,只要读取到的颜色等于设定的 RGB 值,认为该像素是纯透明的。适合透明信息不完整的数据。注:若设置指定颜色透明时,则有效范围内可能同一色值的颜色也会变透明。
【无数据值】和【背景透明】的区别
切片流程:读取原始栅格值 -> 颜色计算 -> 透明计算
【无数据值】:有些索引色数据,系统读取到的原始栅格值只是一个表索引,如果该值=【无数据值】,则认为该位置透明。
【背景透明】读取到栅格值可能要做一些额外计算,并不一定等于原始栅格值。比如选择【透明色】设置,则计算后的颜色和【透明色】来完全一样的部分是最终的栅格值。
处理参数

服务类型
实际两种不同的切片索引组织方式,具体如下:
1.WMTS
WMTS 是 OGC 提出的一种瓦片地图服务标准,WMTS 从 0 级开始,以地图左上角为原点,从左到右为横轴正方向,从上到下为纵轴正方向。uGIS 发布的 wmts 服务切片索引为{z}/{x}/{y}。
其中 z 为级别;x 是横轴方向的索引,y 是纵轴方向的索引。假设某点坐标为(x0,y0),x 和 y 索引有如下计算公式:
x = Math.floor( (x0 + r) / tilesize )
y = Math.floor( (r - y0) / tilesize )
其中,r 为地球半周长,tilesize 为瓦片分辨率,详细参见下一节投影参数和瓦片大小。
2.TMS
TMS 是一种标准的瓦片地图服务,默认情况下其与 WMTS 非常相似,差异点:以地图左下角为原点,纵轴从下到上为正方向。那么对于某点坐标 (x0,y0),x 和 y 索引有如下计算公式:
x = Math.floor( (x0 + r) / tilesize )
y = Math.floor( (y0 + r) / tilesize )
其中,r 为地球半周长,tilesize 为瓦片分辨率,详细参见下一节投影参数和瓦片大小。
投影参数和瓦片大小
瓦片大小默认是 256,实际应用中瓦片大小可设置非 256。例如设置瓦片大小是 512,可在大屏上减少瓦片的请求次数。
投影参数分为墨卡托投影、经纬度投影两种类型。明细如下:
1.墨卡托的投影级别和精度如下表:

256 瓦片大小的 web 墨卡托切片

512 瓦片大小的 web 墨卡托切片

1024 瓦片大小的 web 墨卡托切片
2.经纬度的投影级别和精度如下表:

256 瓦片大小经纬度切片

512 瓦片大小经纬度切片

1024 瓦片大小经纬度切片
输出文件

【存储类型】见本文【通用功能】部分【数据存储】介绍。
支持增亮融合:
在输入文件时,支持一次选择多个文件,当范围有重叠时,会自动融合。
当多次处理,输出文件选择同一路径时,如果有重叠区域,也不会直接覆盖,而是采用增量处理的方式进行融合。
点云切片
主页上依次点击【数据处理】、【点云切片】进入点云切片工具

输入文件
添加输入
点击【添加】按钮,弹出选择文件对话框,一次可以选择多个文件 las 文件。
删除输入
选择一个或者多个输入后,点击操作栏里【X】按钮,删除对应这一条数据。
设置参数
选择一个或者多个输入后,点击【设置】按钮,弹出输入的属性设置面板。

空间参考
空间参考,零点坐标请参考本文通用功能,空间参考部分的文档。
注意:如果这里没有设置,那么处理程序会尝试从输入 las 的头信息里读取空间参考,如果没有读取到,会提示未添加空间参考。
颜色计算
las 文件本身是可以存储颜色信息的,和栅格数据类似,里面可能并非直接存储的最大为 255 的 RGB 值,最常见的存储为最大值为 65535 的颜色,如图所示的填写方式,我们会根据此公式来计算颜色

资源库

资源文件
点云切片分为数据导入、数据切片两个过程。
数据导入过程会把点云数据暂存。如果点击【添加】设置一个本地文件路径,那么数据暂存到该文件内;如果没有设置,那么实际暂存在内存中。
如果切片数据量超级大,比如几十 G 的点云数据,推荐设置一个本地缓存路径。举例:今天拿到一个 las 文件,设置了本地缓存进行切片。明天又拿到另一个 las 文件,需要把两个文件合并在一起,则可以直接选择昨天的本地缓存。这样就完成了点云切片的增量处理和局部更新。
跳过导入
当已存在缓存文件时,可开启跳过导入,直接输出 3dtiles,节约处理时间。
关闭该设置时,对于大数据,可方便查看导入、切片过程的异常原因。
处理参数

颜色存储
如果打开了该选项,则会在 3dtiles 存储点云的颜色。
注意:
- 激光扫描的点云一般都不带颜色值,而倾斜处理生成的点云是带颜色的,需根据数据参数来判断是否开启该选项。如果不开启则会减小 3dtiles 的量。
2)数据在 cloudcompare 软件下看到的颜色,不一定是点云的颜色,可能是根据某个字段值着色得到的。可参考本章【属性字段】。

CloudCompare 下的点云颜色
最大级别
最大级别与点云密度相关,过小会导致点云精度降低;过大会增加处理时间,并导致生成的 Tile 过多。需要填写最大级别,若不知道可点击【计算最大级别】,系统自动计算第一条数据的最大级别。平台根据下表计算点云的切片级别:

Draco 压缩

Draco 压缩:支持是否开启 Draco 压缩。点云 draco 压缩,可以极大减小 3dtiles 的数据量。
压缩级别分为三级,其中高级压缩率最高,压缩速度越慢,同时精度损失也最严重。Draco 支持对顶点、纹理、法线、颜色和通用属性压缩,各属性值代表压缩后所占的 Bit 数。
| 级别 | 顶点 | 纹理 | 法线 | 颜色 | 属性 |
|---|---|---|---|---|---|
| 低级 | 16 | 14 | 12 | 10 | 18 |
| 中级 | 14 | 12 | 10 | 8 | 16 |
| 高级 | 12 | 10 | 8 | 8 | 14 |
属性字段

选中了一个 las 之后,会展示该 las 属性字段,目前还不支持 las 自定义字段。这里需要注意下 x,y,z 字段,las 并没有该属性。实际应用中,有部分场景需要根据点云进行高度着色,此时可直接在 shader 里根据渲染数据的顶点 z 值进行处理得到颜色,在【空间参考】->【输出数据的空间参考】有详细介绍。切片后的 z 值可能是一个相对坐标,并不直接代表高程值,为了实现准确的高度着色,可以在此部分勾选 z 字段,系统会把原点云 z 坐标当作一个属性存入 3dtiles,使用 3dtilesstyle 根据此 z 字段进行颜色设置即可。
对于其他属性字段也是类似的,根据数据可视化的需要,选择需要的属性字段。
下图是根据 Intensity 灰度着色的 3dtilestyle 示例:

属性拾取
点云存储支持额外的自定义属性(类似 treeid 这类属性存储)。开启属性拾取功能后,可在三维可视中拾取点的属性。
注:一般不建议开启,开启后会导致一些潜在性能问题,包括属性着色存在差异、不支持 pointSize、pnts 无法顶点压缩等问题。
输出文件

输出文件方式在【数据存储】部分已介绍过。
注:对于点云来说,一般量很大,推荐选择紧凑存储方式。
实例模型切片
主页上依次点击【数据处理】、【实例模型切片】进入实例模型切片工具

实例模型使用 GPU instance 技术来渲染的模型,通常用来绘制大量几何体一致,位置姿态不同的对象。比如:森林场景、大量路灯、井盖等,如下图:

输入文件

选择输入文件
目前输入文件仅支持 shp 点数据,该数据支持 arcgis 打开,如下图所示:

LOD 模型
LOD 模型是平台自定义的一组模型资源,它由一个 meta.json 和 一些 glb(或者 gltf 以及相关资源)来定义。系统自带一个树的 lod 模型,给大家做测试使用。
最大模型精度定为 1024px,最小定为 2px。一棵树在 1024、512、256、128 屏幕像素下各级别的松树模型,随着投影像素的变化,模型的表面复杂程度在逐次简化,顶点与面数在大幅减少。


位置姿态
位置

x,y,z 偏移默认都是 0,0,表示位置没有任何偏移,位置就使用 shp 里点对象位置。如果是非 0 值,比如

表示 x 位置偏移会在 -1 ~ 10 之间随机产生,y、z 类似。
角度

目前角度仅表示水平方向的旋转。分为随机、字段。
默认选中【随机】,范围 0~360,表示随机旋转角度。
如果选中【字段】,并且选择了 shp 的某个字段,那么角度会根据该字段来计算。

大小比例
比例支持选择随机、字段。
默认选中【随机】,范围 1~1,表示默认大小,所有模型都是原始 glb 大小。如下设置:

表示比例会在 0.1~10 之间随机。
若比例选中【字段】,并且选择了对应字段后,则比例值使用该字段值。

高程

高程计算分为两部分:点位高程和地表高程,两者是叠加关系:
最终高程 = 点位高程 + 地表高程
点位高程

支持选择随机字段。
如果选择【随机】,值设置 0,那么点位高程就是 0;如果设定了非 0 的范围,那么高程会在最小和最大之间随机。

如果选择【字段】,那么点位高程依据该字段值定义。
地表高程

地表高程,平台支持从地形切片的输出数据来采样,而且支持多个地形数据。
点击【添加紧凑高程切片】选择 pak 地形切片,会展示在表格里。
点击【添加散列高程切片】选择散列地形切片,散列地形会展示在表格里。
注:支持添加多条数据,处理程序会按照列表顺序来依次采样,只要正确采样到对应点位高度,就停止采样下一个。
字段列表

选择输入文件后,这里会列出 shp 里所有字段,根据实际需要选择哪些字段要存储在 3dtiles 里,存储在 3dtiles 里的字段可以依据 3dtilestyle 语言进行着色和可见性控制。注:字段存储会增加 3dtiles 的量,建议按需选则。
存储类型

输出文件的选择参考【数据存储】介绍。
注:实例模型切片一般量很大,文件个数很多,强烈推荐选择紧凑存储方式。
倾斜模型切片
主页上依次点击【数据处理】、【倾斜模型切片】进入倾斜模型切片工具。

输入文件

输入文件必须是带 lod 的 osgb 形式的数据,参考如下结构:

注:单一 osgb 文件,或者非 osgb 格式的文件即便也是类似组织,也不支持处理。
需要选择 Data 目录,选择之后,如果和 Data 平级的有 Metadata.xml 文件,系统会自动从该文件解析空间参考和零点坐标填写进来:


Metadata.xml 里 SRS 即空间参考。SRSOrigin 为零点坐标。
如果此信息未正确填写,又明确知道数据的空间参考,可以点击【设置】按钮,弹出空间参考设置面板进行设置,设置步骤见【通用功能】->【空间参考】内容。

合并多块索引

点击【合并多块索引】,选择多个倾斜模型切片的父文件夹,可将多个 3dtiles 合并为一个总览的 tileset.json 文件,同时在通用模型切片生成【合并服务】,点击即可通过 uGISUI 查看。项目里支持引用这个总览的 tileset.json。
这样操作,有缓存的调度更合适一些,也可以加速淘汰看不见的倾斜块。
注:仅支持合并【倾斜模型切片】输出的 3dtiles,无法合并其他工具输出的 3dtiles。
重建顶层

参考倾斜的组织方式,一个 Data 目录下的 Tile 可能会成千上万,非重建顶层是下图左侧的效果(每个白色包围球代表了一个 tile,即一次请求)。重建顶层后是如下图右侧(每个矩形包围盒代表一个 tile,即一次请求)效果,请求数大量减少,加速了渲染过程。
注:顶层重建较慢,建议设置缓存路径,设置缓存路径后支持类型断点续传的功能,即程序异常退出后,重新处理时,会从上次最后成功处理的地方开始。

重建顶层开关

授权后,可使用该功能。
已授权用户开启该选项前,需确认数据是否是支持重建顶层的索引形式。对于【不支持重建顶层的索引型式】的数据开启重建后,可能会导致浏览效果异常。
当 Tile 个数不多时(小于 100),浏览效率可满足业务需求。不需要重建顶层。
缓存路径
一般不需要设置缓存路径,若处理 Tile 个数多达上万甚至更多时,则需设置缓存路径。缓存文件支持断点续传,程序异常退出后,再次按原设置参数执行,会优先读取缓存中的数据,减少等待时间。
效果参数

强制双面
强制双面默认关闭。对于一些异常数据(可能有正反面裁剪引起的漏洞问题),可开启该选项,达到双面渲染的目的。
无光照
默认开启,则倾斜模型的渲染部分不参与系统引擎的默认光照计算,倾斜数据来源是实景照片,效果更真实一些,还能节省空间。
注:若模型渲染出现黑色光照时,建议关闭该选项。
压缩参数

顶点压缩
顶点压缩采用了 Draco 压缩算法来减少顶点数据的存储量,Draco 是比较高效的一种压缩方式。默认开启状态,目前平台配置的顶点采用 14bit,纹理坐标采用 10bit,总计 24bit 存储一个顶点。未压缩的数据顶点是 96bit(3 个 float),纹理坐标 64bit(2 个 float),总计 160bit。压缩率是:24/160 = 3 : 20,大约 1/7,这个压缩率很强大的,可大量节省传输数据量。
压缩等级越高,压缩率越大,数据精度损失会比较大,建议使用中级。
Draco 支持对顶点、纹理、法线、颜色和通用属性压缩,数字对应该属性所压缩后所占的 Bit 数。
| 级别 | 顶点 | 纹理 | 法线 | 颜色 | 属性 |
|---|---|---|---|---|---|
| 低级 | 16 | 14 | 12 | 10 | 18 |
| 中级 | 14 | 12 | 10 | 8 | 16 |
| 高级 | 12 | 10 | 8 | 8 | 14 |
纹理格式

选择【默认】使用 jpg 格式的纹理,也就是原始 osgb 里的格式。
选择【Webp】使用 webp 格式的纹理,webp 存储量大约是默认 jpg 的 70%,可以加快网络传输,不会减少显存占用。注:仅支持 chrome 使用。
选择【ktx2】 使用 ktx2 格式的纹理,存储量大约是默认 jpg 的 90%,可以固定减少显存消耗 5/6 左右,比如一张 1024*1024 分辨率纹理,默认 jpg 在显存里实际占用是固定 3MB 显存,处理成 ktx2 只占 3MB / 6 = 512KB,这个对于显卡来说极度友好。不过目前处理过程还相对缓慢。
建议对新数据分两次处理,第一次默认纹理处理一遍,检查有无效果异常。如果没问题,第二次再进行 ktx2 压缩处理,提升显示效率。
存储类型

存储类型的选择参考【数据存储】内容。
存储 3DTiles1.1
默认开启,支持 3DTiles1.1 格式数据输出,即将几何、纹理及属性数据通过 GLTF2.0 的扩展机制存储到二进制 GLB 中。
关闭选项后,输出 3DTiles1.0 格式数据,即将几何,纹理及属性存储到 B3dm、I3dm 或 cmpt 中。
倾斜处理时间
处理过程分两个大阶段:
A、原始 osgb 优化阶段,默认参数下,一般这个阶段 15G 每小时
如果选 ktx2 格式压缩,可能是 0.5G / 每小时
B、顶层重建过程,这个时间消耗,是根据 Tile 的个数多少来定的
需要重建的次数大约 = Tile 的个数 * 0.6
单次重建的次数大约是 0.5 分钟
比如一个 Data 下有 1000 块,那么重建顶层的时间消耗 = 1000*0.6 * 0.5 = 300 分钟 ,也就是 5 个小时
断点续传
由于倾斜模型数据时间比较长,尤其是开启了纹理压缩中的 KTX2 和重建顶层功能后,uGIS 支持断点续传的功能。程序因为某些原因异常退出后,用户可以在处理日志界面中选择重新处理,打开处理界面后,不要修改任何设置,直接点击提交处理。 注:必须选择重建顶层功能和设置有效的本地缓存路径,才能支持断点续传的功能。

通用模型切片
主页上依次点击【数据处理】、【通用模型切片】进入通用模型切片工具。

输入文件
添加输入

点击对应文件类型, 可上传文件。
删除输入
点击每条信息后的【X】,则删除该条信息。
设置参数
点击每条信息后的【设置】齿轮图标,可设置输入参数,具体参数根据输入文件类型不同而不同。详见各模型的【参数设置】。
Obj 参数设置

空间参考
空间参考的概念以及基本设置方法参考【通用功能】里的【空间参考】内容,对于通用模型,大部分的数据都没有自带空间参考,为了便于处理,平台默认使用设置:
ENU:39.90691,116.39123 ,此位置在天安门附近。
注:默认值仅用于测试功能,实际应用时建议根据真实业务数据进行设置。
属性文件
通用模型处理的数据,都会默认带两个属性:id,name
对于不同的数据 id 和 name 来源不同。
Obj: name 来自 node name,id 是随机生成;
Fbx:name 来自 node name,id 是根据 fbxsdk 的 unqiueid 计算 md5 得到;
ugm:name 来自 构件名称,id 根据导出插件,revit 来自构件的 uuid,microstation 来自构件 id。
Shp:name 来自 name 字段,如果没有来自 FID,id 是来自 FID;
除了这两个属性之外,在本章【属性字段】部分可以选择是否携带可选属性。对于 obj、fbx 等模型来说,由于本身不携带属性数据,我们支持通过属性文件来外挂属性字段。属性文件要求如下:
(1)必须是 csv 格式,utf8 编码,注意 csv 是通过英文逗号分割的。
(2)第一列必须是【唯一名称】。
(3)第一列的值和模型场景里的名称关联匹配。


透明模式
用户可以强制设置透贴的形式,可以指定是 mask 或者 blend。
【Mask】:适合树叶类的透明。
【blend】:适合玻璃类透明。
【自动】:表示让程序自动判断。如果透明通道数据里的 alpha 值,除了 0,就是 255,那就用 mask,否则就用 blend。
强制双面
开启后,强制正反面都显示。一般情况下,大部分正常导出的模型无需开启此选项,部分模型如围栏可能需要。
无光照
无光照选项开启后,倾斜模型的渲染部分不参与引擎的默认光照计算,显示效果更加真实一些。
翻转 YZ

开启,表示 obj 数据 Z 向上;关闭,则 Y 向上。注:若 max 导出 obj 时选择了翻转 YZ 轴,这里需要开启。
gbk 编码
max 导出的 obj 需要开启,其他来源的 obj 需具体分析是否开启。
如果 obj 内容是纯英文,则不用开启。若处理结果有乱码,可开启,重新处理数据。
翻转绕向
Obj 格式数据有背面裁剪情况时,可开启,重新处理数据。
Fbx 参数设置

空间参考
详见 Obj 空间参考设置。
属性文件
详见 Obj 属性文件设置。
透明模式
详见 Obj 透明模式设置。
强制双面
详见 Obj 强制双面参数说明。
无光照
详见 Obj 无光照参数说明。
Shp 参数设置

空间参考
一般来说 shp 的空间参考信息完备,这里不需要设置。如果缺失,请根据【通用功能】->【空间参考】模块内容来设置。
造型参数

程序根据设置的造型参数来生成三维几何体。各项参数明细如下:
1.造型参数.建筑高度
建筑高度有两种方式:
1)固定高度方式:
![]()
根据给定值来设置建筑模型的高度。
2)高度字段方式:

建筑高度 = 选择的字段值 * 设定的倍率
比如 shp 里有楼层个数字段 floor,那么这里可以选择 floor,倍率设置 3,表示一层三米,总高度 = floor 的值 * 3
2.造型参数.底面高度
和【建筑高度】字段类似,固定或者字段两种方式来设置建筑底面的高度。
3.造型参数.绝对高度
建筑的高度字段为绝对高度时,需要勾选。
4.造型参数.分类单体
常规建筑矢量面,保持默认设置即可;
开启后,生成标准的 3dtiles。
5.造型参数.仅外轮廓
常规建筑矢量面,保持默认设置即可;
建筑矢量面可能是带孔洞的复杂 Polygon,若开启,则会忽略内部孔洞,只按外轮廓生成建筑几何体。
6.造型参数.边界简化
常规建筑矢量面,保持默认值 0 即可;
非建筑轮廓矢量面,边界过于复杂,可设置参数简化边界。举例:设置 1,则表示以 1 米误差来简化边界。
7.造型参数.缓冲范围
常规矢量数据无需设置,保持默认值 0 即可;
若矢量数据轮廓勾勒得过于紧密,单体化不足以完全包裹倾斜得模型范围,导致部分裸漏,可以设置缓冲范围,则系统对矢量轮廓向外做一个缓冲区,然后再生成几何体。
贴图设置

对于 shp 生成的白模,我们可以依据条件来进行模型贴图。可以设置多个条件,通过列表展示多条数据。
点击操作里
弹出添加条件界面:

1.贴图设置.顶部纹理
顶部纹理:需要设置一个 jpg 图片的路径,可以点击【选择】按钮来选择该路径。
2.贴图设置.顶纹理宽
顶纹理宽:默认为 0,表示一张纹理覆盖整个顶面。如果不为 0,比如设置了 1,表示这张纹理每隔 1 米重复一次。
3.贴图设置.侧面纹理
侧面纹理:需要设置一个 jpg 图片的路径,可以点击【选择】按钮来选择该路径。
4.贴图设置.侧纹理宽
侧纹理宽:默认是 0,表示一张纹理图片贴满整个侧面。如果不是 0,比如设置 1,表示这张贴图每隔 1 米重复一次。
5.贴图设置.条件
![]()
需要选择一个【字段】,选择 【操作符】,输入【条件值】
比如:字段选择的“floor”,操作符 “==”,条件是“3”
那么表示这个贴图条件只作用在 floor==3 的建筑物上,
其他条件类似。
注:多个条件判定逻辑:
对每个矢量对象,所有条件按照添加顺序判定,只要对象满足了某个条件,则立即采用该条件的贴图设置,不再做后续判定。
6.贴图设置.内置贴图

系统自带了三种贴图效果,单击该图片,会添加一个配置条件,内置贴图已经配置好了,只需要设置条件即可。
地形高程

地表高程我们支持从地形切片的输出数据采样,而且支持添加多个地形数据。
点击【添加文件】选择地形切片,添加成功后,会展示在表格里。
点击【添加文件夹】选择文件夹,添加成功后,会展示在表格里。
注:系统会按照列表顺序来依次采样,只要正确采样到对应点位高度,就停止采样下一个。
建筑的高程,只采样轮廓的中心点位置。
ugm 参数设置
ugm 格式定义
ugm 格式是 uGIS 数据处理发布平台自定义的 BIM 数据中间格式,基于 sqlite 文件数据库,单文件涵盖了可视化需要的所有 BIM 数据信息,包括属性、几何体、构件、纹理、结构等。
空间参考

详见 Obj 空间参考设置。
资源库

通用模型处理分为两个过程:数据导入和模型切片。
数据导入过程会让各种格式的数据归一化,模型切片过程不再考虑格式的差异。
资源文件
资源文件如果没有设置,我们会在内存中创建一个资源文件。如果设置了本地文件,则会创建在本地。
满足这两种情况,建议设置本地资源路径:
数据量过大,内存不够用;
为了方便进行【跳过导入】的调试。
跳过导入
模型切片过程是个慢过程,数据容易处理失败,为了方便调试,可直接选择一个已经存在硬盘上的资源文件,选择跳过导入,则直接进行模型切片过程。
小场景处理器
根据数据特点和用户可视化需求,我们把通用模型处理分为两种处理策略,一种是小场景,一种是八叉树。
界面配置如下:

小场景处理器不对输入数据做任何简化和缩放,直接使用原始精度。但会做合并、压缩、分割等。在保证显示质量不损失的前提下,最大化提升数据加载效率。
大小参数
小参数控制产生的最小切片数据量,默认是 2MB。数据小于 2MB 时,系统进行合并生成 cmpt,用来减少请求数量。
大参数控制产生的最大切片数据量,默认是 20MB。数据超过 20MB 时,系统进行分割。
注:以上判断维度是未做顶点压缩之前的数据。若开启顶点压缩后,实际产生的 b3dm 要比设置的更小一些。
实例优化数
通用模型处理工具已支持对相同几何体数据对象做实例化渲染优化。对模型复用率较高的数据有很大优化。比如 BIM 中的道路附属物,建筑内部的一些小型设备等。
默认值是 50,表示一个几何体复用次数超过 50 次,则将该几何体使用 i3dm 方式渲染;反之则使用 b3dm 渲染。
注:模型复用率越高,i3dm 优化意义越大。若将值调小,则可能导致渲染效率降低。
纹理合并
纹理合并开启后,则对 repeat 方式的纹理贴图进行合并。
中心线
中心线主要针对线性数据(管道、巷道、隧道)做沿着线性方向的着色等控制,如下图:

在 3dtiles 属性里增加了 centerline 属性,通过 uGISUI 鼠标拾取点击图层可以看到,这个值表示构件所属的中心线序号:

注:
1.必须是 shp 格式,信息完整,包括 prj,dbf 等文件。
2.里面矢量元素必须是折线(linestring)而且坐标点带 z 值,不支持其他类型的中心线格式。
3.中心线的位置必须和模型位置匹配,中心线落在线状模型的内部。
4.每个构件只能属于一个中心线,构件的长度需要小于等于中心线,不能跨越中心线。
八叉树处理器
点击中间的按钮
,切换到八叉树处理器,界面如下:

八叉树 LOD 适用于处理大场景。一般情况下,数据无法用小场景处理时,再通过八叉树处理器处理。
小场景不带 LOD,可通过其他优化手段来最快速加载数据,所呈现的效果和效率,基本同建模精度差不多。
LOD 策略
目前支持两种 LOD 策略:
1.重建化简:
严格按照八叉树分块边界对数据分块,针对每块数据进行简化。3dtiles 调度中是子块完全替换父块(refine:replace)。
优点:LOD 策略简单、适应性强,适合传统数字城市的城市建筑模型;
缺点:简化速度过慢,可能出现个别表面法向量不正确;
2.尺寸过滤:
根据每个对象的大小和当前八叉树级别来计算对象的像素大小:
对象当前的像素大小 = 对象 AABB 包围盒 / 当前八叉树块大小 * 512
当这个像素大于最小像素参数时,该对象会存在于当前八叉树节点中,3dtiles 调度中是增量方式,子块和父块同时渲染。这种 LOD 策略下,每个对象实际并未精简,只是每个对象根据大小加载的优先级不同,适合构件个数非常多的复杂 BIM 模型。
最小级别
级别和精度计算如下:
默认最小级别 16 级,对应的精度 0.59,该级别下最多能看清楚半米左右的区别。
最大级别 20 级,对应的精度 0.037,该级别下最多能看清 4 厘米左右的区别。

八叉树计算是极度缓慢的过程,一个块的处理时间大约在分钟级别。1000 米*1000 米范围的大约有 9 个 16 级块,可能有 50 或 60 个 17 级块,500 个 18 级块,4000 个 19 级块,32000 个 20 级。这一平方公里要处理需要的时间会比较长。
最小级别按照数据总范围来设定,如果还是 1000 米*1000 米的模型数据,建议设置到 16 或者 17 级,保证顶层的块个数小于 100 即可。
最大级别
一般最大级别 = 最小级别 + 3
这样设置目的是为了保证数据能够处理完毕
注:
1)若某个八叉树块内已经没有包含任何数据或统计出来的数据量最高精度也不超过阈值,那么这个块就不再继续细分。
2)有一类特殊数据,比如对于建筑物白模,可设置最大级别=最小级别,因为它的几何体简单而且几乎没有纹理。
三角网简化
如果场景里几何体复杂密度很高,那么可以开启。对于几何体简单的模型,其纹理非常大,比如 20MB 的 obj,纹理竟然有 8000 多张,这种模型就无需开启三角网进化,系统仅对纹理进行简化处理。
在 LOD 策略选择了重建化简的时候有效,如果不开启,则不对几何体重建,仅会对纹理重建。
可见大小
单位是像素,在 LOD 策略是尺寸筛选时有效,具体见 LOD 策略介绍。
压缩参数

纹理格式

选择【默认】使用 jpg(非透明)或者 png(透明)格式。
选择【basis】比原来的综合优化(crn)的压缩速度更快,且支持 pc,android,iphone 多平台使用,只能在 uGISSDK 下使用。
选择【Webp】使用 webp 格式的纹理,webp 存储量大约是默认 jpg 的 70%,可以加快网络传输。注:仅支持 chrome 下使用,且不会减少显存占用。
选择【ktx2】 使用 ktx2 格式的纹理,存储量大约是默认 jpg 的 90%,可以固定减少显存消耗 5/6 左右,比如一张 1024*1024 分辨率纹理,默认 jpg 在显存里实际占用是固定 3MB 显存,处理程 ktx2 只占 3MB / 6 = 512KB,这个对于显卡来说极度友好,处理过程来相对缓慢。
目前 ktx2 需要授权才可以选择。
建议对陌生数据分两次处理,第一次默认纹理处理一遍,检查有无效果异常。如果没有异常,再进行 ktx2 压缩处理提升显示效率。
顶点压缩
顶点压缩采用了 Draco 压缩算法来减少顶点数据的存储量,Draco 是比较高效的一种压缩方式,目前平台配置的顶点采用 14bit,法向量采用 10bit,纹理坐标采用 10bit,总计 34bit 存储一个顶点。未压缩的数据顶点是 96bit(3 个 float),法向量 96bit(3 个 float),纹理坐标 64bit(2 个 float),总计 256bit。那么压缩率是 :大约 1/7.5,这个压缩率很强大的,大量节省传输数据量。如果模型观察视角都是较大范围,那么可以开启这个;如果模型包含一些细小的零件,建议最好不要开启,会导致模型扭曲变形。
Draco 支持对顶点,纹理,法线,颜色和通用属性压缩,各属性数值是压缩后所占的 Bit 数。
| 级别 | 顶点 | 纹理 | 法线 | 颜色 | 属性 |
|---|---|---|---|---|---|
| 低级 | 16 | 14 | 12 | 10 | 18 |
| 中级 | 14 | 12 | 10 | 8 | 16 |
| 高级 | 12 | 10 | 8 | 8 | 14 |
颜色转纹理
如果模型 Mesh 材质存在基础颜色(baseColorFactor)且不等于纯白色的条件下,若开启该选项,会做如下操作:
如果此 Mesh 材质也存在基础色纹理,则该纹理的每个像素值会乘以这个基础颜色。
如果此 Mesh 材质不存在基础色纹理,则会构造一个 4x4 的小纹理设置到这个材质上,并且把材质的基础色设置为白色。
对于一些 BIM 构件,内部几乎没有纹理,绝大部分构件都是不同颜色。开启该选项能降低渲染批次。
属性字段

文件名称
文件名称开启后,生成的 3dtiles 会多出一个 file 属性,可展示该对象的导入文件名,在 3dtiles 预览时,点击可看到该属性。

属性存储
当添加 ugm、shp、ifc 这些自带属性字段的文件,或添加有属性文件配置的 fbx,obj 时,属性字段列表会列出所有字段

是否存储列通过勾选来选择需要存储到 3dtiles 里的属性。3dtiles 属性可用来做着色分析和控制可见性。同时也会增加数据量,根据你可视化业务的需要酌情选择。
存储未勾选属性
当【存储未勾选属性】开启后,属性表中未被用户勾选的属性会被存储到一个 Json 串中。这种方法能减少重复数据及所需存储空间,提升访问效率。
数据存储

原始坐标
这是一个特殊需求选项,在【通用功能】【空间参考】【输出数据的空间参考】模块介绍过 3dtiles 里存储的坐标和输入文件里的坐标并不一致。若有一些需求要求保证 3dtiles 里坐标和输入一致,则可打开这个选项来满足业务需求。
有一些限制条件,要求输入数据的空间参考必须是 ENU:{纬度},{经度}形式,如果有多个输入文件,只能确保和第一个输入文件的原始坐标一致。如果所有文件的空间参考是一致的,那么所有文件都可以确保一致。
存储类型
存储类型的选择参考【数据存储】模块内容。
存储 3DTiles1.1
默认开启,支持 3DTiles1.1 格式数据输出,即将几何、纹理及属性数据通过 GLTF2.0 的扩展机制存储到二进制 GLB 中。
关闭此功能,输出 3DTiles1.0 格式数据,即将几何、纹理及属性存储到 B3dm,I3dm 或 cmpt 中。
模型结构树
开启,则生成模型结构树文件 scenetree.json,否则不生成。默认开启,当不需要模型结构树或者处理时间较长时,建议关闭,例如处理大批量白模。
Revit 导出 ugm
1.Revit 导出插件依赖 Revit,应安装在装有 Revit 的机器上进行操作。支持 Revit2018、Revit2019、Revit2020、Revit2021、Revit2022、Revit2023。
2.下载 revit2ugm 插件,请按 Revit 版本下载对应插件版本。(2018 版、2019 版、2020 版、2021 版、2022 版、2023 版。)
3.把下载的 revit2ugm.zip 解压缩到一个目录。
4.解压后在文件夹路径上输入 cmd 后回车,打开 cmd 窗口。

5.在光标后输入 revit2ugm2020.exe install,点击 enter 回车,注意观察提示信息,有安装成功字样。

6.启动 revit2020,并打开模型文件,第一次插件加载有如下提示:点击【总是载入】

7.revit2020 菜单栏 附加模块内寻找 导出 ugm 按钮

8.uGISData 导出插件弹窗内,选择导出 ugm 的路径以及参数,点击“开始”,则进行导出。


统计个数
一个调试功能,仅弹出当前打开的 revit 文件里构件个数。
导出结构
一个调试功能,导出当前打开的 revit 文件的回调结构,生成一个 labc 文件,主要是辅助开发者解决异常情况。
输出路径
输入或者点击【选择路径】按钮,输入一个文件名,做为 ugm 生成的路径。
默认路径已经填写,信息跟 rvt 同路径、同名称仅后缀不同的 ugm。
处理链接模型
rvt 文件是支持挂接其他 rvt 文件,勾选此选项,那么对于其他挂接的 rvt 也会进行导出处理,否则仅处理当前 rvt 文件。
视图类型
纯色:表示导出的材质里忽略纹理信息,仅使用材质中的基础色。
纹理:表示导出的材质里优先使用纹理信息做为基础颜色,而忽略材质颜色,如果没有纹理,那么使用材质颜色。
混色:表示导出的材质里纹理和材质颜色都存储
revit 本身的材质系统也是非常复杂的,材质颜色和纹理之间并非简单混色关系,推荐仅使用【纹理】模式即可。
LOD
Revit 把构件生成三角网的级别设定了 0~15 总计 16 个级别。数值越大,几何体越精细,推荐 7 或者 8 即可,如果数据量很大,可以降低选择 4 甚至更小。
全部 LOD
一个调试选项,目前不要勾选。
散列紧凑互转
用于散列 3dtiles 和 紧凑(clt)之间的相互转换。
主页上依次点击【数据处理】、【散列紧凑互转】进入散列紧凑互转工具。

输入文件

点击【选择】按钮,弹出选择文件对话框,可以选择 clt 或者散列 3dtiles 的 tileset.json 文件,如果选择 clt,则表示是 clt 转散列 3dtiles,否则是散列 3dtiles 转 clt。
输出文件

桌面版:可选择输出目录。
云平台:可填写输出路径。当输入文件为 clt 时,这里只能选择或创建文件夹,当输入文件为散列 3dtiles 时,这里只能选择或创建 clt 文件。
点击【提交处理】跳转到【正在运行】,处理完成后可在分发服务->3dtiles 服务列表中查看和浏览该数据服务。
数据库配置
uGIS 支持将 3dtiles 切片存储到 postgres 或者 mongodb 数据库中,可参考 Mongodb 瓦片存储和Postgresql 瓦片存储。在数据库配置中可以添加常用数据库连接。
主页上依次点击【数据处理-数据库配置】进入数据库配置。

点击【添加】按钮,弹出添加数据库参数设置窗口,选择数据库类型(postgres/mongodb),名称可以自定义,数据库名称、主机、端口、用户名和密码必须为有效的数据库连接参数,点击【确定】。

每条配置记录可以进行设置、测试连接、删除操作,其中测试连接用于测试是否能够连接成功,当连接失败时可能需要等待较长时间才会弹出提示。
工具使用统计
用于统计某一时间段内的数据处理工具使用次数、频率等。

正在运行
用于显示正在运行的任务,以及每个任务的进度。

正在运行参数说明:
名字:任务的 id
输入:添加处理的切片的输入文件路径;
输出:添加处理的切片的输出文件路径;
开始时间:添加切片的时间;
运行时间:添加开始到添加结束的这一段时间,运行时间=当前时间-开始时间;
剩余时间:剩余时间=运行时间/进度-运行时间;
进度:添加的切片的处理进度;
取消:可以取消正在运行的任务,注意,不支持暂停任务和继续任务;
如果存在正在运行的任务,则在左上角【数据处理】菜单上显示正在运行的任务数。此时点击【数据处理】则会跳转到正在运行界面,否则跳转到数据处理流程图。
处理日志
列表展示历史处理任务的所有相关信息。例如:任务类型、输入、输出、开始时间、结束时间以及状态等。

选择日期:点击选择日期输入框,即可选择要查询的日期,再点击查询按钮,查看这个时间段所有的处理日志,也可以手动输入日期进行查询。

全部任务类型:点击这个选择框会弹出一个下拉框,下拉框里展示了处理日志的所有类型,可以根据类型来进行筛选查询处理日志。

全部状态:点击这个选择框会弹出一个下拉框,下拉框里展示了处理日志的处理状态,可以根据处理状态来进行筛选查询处理日志。

原始数据管理
原始数据管理功能方便用户上传和管理已上传的数据。
主页上依次点击【数据处理】、【原始数据管理】,进入到原始数据管理工具页面。
功能包括:① 添加数据 ② 删除数据 ③ 修改数据 ④ 处理数据 ⑤ 查询数据。

使用方法(功能)如下:
添加
依次点击【添加】、【上传文件】按钮,选择文件,设置空间参考等参数,点【确认】,完成添加。

注意:务必上传完整文件。例如:矢量面由.shp、.dbf 等文件组成,需将所有文件压缩,上传时选择该压缩文件。

删除

点击【删除】,删除单个记录。
修改

点击【修改】,可修改处理类型、数据名称、空间参考等。点【确认】,完成修改。
处理

点【处理】,跳转到切片工具界面。例如:处理类型为实例模型切片,则跳转到实例模型切片界面。
如果勾选多个数据,点【批量处理】,可将这些数据同时添加到处理任务中。

查询
可通过添加日期、处理类型进行查询。
地形高度图

用 UE 做实际数字孪生项目时,如果场景所在地的地形并不是特别平的,而是起伏比较大的,并且已经有了该地方的地形高程数据,需在 UE 上实现这个地形起伏效果。

首先把 dem 高程图(tif 格式),转 UE 里可以导入的高度图 png,其次把高度图导入 UE 制作 landscape,最后基于这个 landscape 使用 UE 原生的地形修整工具去修整。
如果要做特别精细的场景,要做建筑、道路和地表的精确匹配,都会用到这种方式。如何获得一张能和大范围地形匹配的高度图?可通过 uGIS 数据处理发布平台的地形高度图制作工具来实现。
原点
高度图必须明确局部位置,这个原点就是高度图的中心位置。

且这个原点要设置在 UE 的 CesiumGeoreference 上

点击页面上的小手图标,即可在地图上点击选择原点位置。

采样精度
![]()
UE 地形修整的精度和 landscape 的网格尺度有关系。当 UE 的 landscape 上的 x,y 方向的 scale 为 1 的时候,landscape 的一个地形顶点间距是 1cm,即地形修整的精度就是 1cm。一般可视化场景下,地形修整精度做到 0.5 米(1 米里有两个地形顶点)左右就可以了,与之对应的 landscape 的 scale 就是 50。

分段大小

由于 landscape 一些限制,地形要先进行分段,然后再根据 1X1 或者 2X2 组织为 landscape 组件。

landscape 可选分段大小是固定的,如上所列。

landscape 还有每个组件的分段,默认设置 1X1。
![]()
字段“组件数量”表示横向纵向多少组件,因为上面每个组件分段是 1X1,也就表示横向纵向多少分段。
对应到工具上设置,明细如下:

一张高度图需设置纵横分辨率,建议设置参数和 UE 软件保持一致。高度图分辨率设置如下:
横向分辨率 = 横向分段个数 X 分段大小
纵向分辨率 = 纵向分段个数 X 分段大小
上述参数填写完毕后,右侧地图上会绘制出待采样的高度图范围。
待采样的高程切片

目前只支持对 uGIS 切片生成的地形切片进行高度采样,支持添加散列或者紧凑 pak 格式的地形切片。添加之后,右侧地图上绘制出地形切片的数据范围。

注:需人工保证高度图范围落在高程切片范围内。
若待采样的高程切片范围没有完全包含高度图范围,那么对于切片范围的高程采集到的都是 0 值,生成的地形高度图会有明显的台阶。
存储位置

桌面版:点击选择,弹出文件保存对话框,选择目录,输入文件名,点击确定,点击提交处理,开始采样生成高度图。
云平台:填写输出路径,即可生产高度图。
分发服务
分发服务包含 1.首页(点击分发服务后默认显示该页);2.常规影像;3.实时缓存影像;4、影像集合;5.常规地形;6.实时缓存地形;7.地形集合;8.模型切片服务;10.lod 模型库服务;11.资源服务。
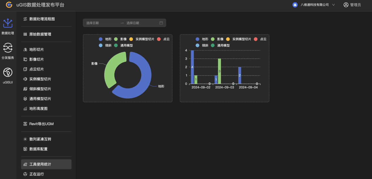
首页

饼状统计图和柱状统计图,展示已使用的服务概况。鼠标悬停时,可查看服务数量和占比。
常规影像服务
uGIS 影像切片工具生成的影像切片都在这里发布。功能包括:添加、删除、修改、查询常规影像,单条数据支持打开文件、预览、复制路径。

添加
桌面版:点击添加按钮,输入数据名称,添加数据路径,可选添加文件夹(散列文件)或添加 pak,点击确定,在服务列表中增加了该服务,完成发布。
注:当该影像数据路径已存在服务列表时,将会覆盖原有影像服务。
云平台版:添加文件夹(散列文件)需上传 zip 压缩包文件。

删除
批量删除:选中要删除的影像,点击删除即可批量删除选中的数据。
单个删除:点击删除即可删除改行数据。
修改
点击修改,修改数据 ID 或者数据名称,点击确定完成修改。

查询
可通过发布日期、影像存储类型、影像投影类型以及关键字进行查询。
服务操作
对于每个服务,可进行以下操作:单条数据打开文件、预览、复制路径
打开本地存储目录
点击可打开该影像数据所在路径。
预览
点击跳转到三维可视界面,自动加载该影像服务,进行浏览。
复制路径
点击可复制该影像服务地址。
服务类型实时切换
对于同一个影像数据,uGIS 可以支持 wmts 和 tms 两种服务,点击“wmts/tms”,可切换服务地址。
实时缓存影像服务
实时缓存影像服务是对其他影像服务的代理和缓存(pak),当请求此服务的切片时,首先从缓存中查找影像切片。若不存在则从其他影像服务下载该切片,返回给客户端并缓存到 pak 中。
实时缓存影像服务包含以下操作:添加实时缓存影像。删除实时缓存影像。修改实时缓存影像。查询实时缓存影像。单条数据支持打开文件、预览、复制路径。

添加
点击添加按钮,输入数据名称,选择在线影像(即需要代理的影像服务地址),选择数据路径,目前只支持紧凑 pak,可以添加一个不存在的 pak 文件,系统将自动创建,输入需要缓存的地理范围、级别范围;也可以添加一个已存在的 pak 文件,此时不可修改地理范围和级别范围,点击确定完成添加。

注:如果代理的是天地图服务,则需要添加 tk 参数,详情可参考:

删除
参见“常规影像”中删除常规影像。
修改
点击修改按钮,可修改数据 ID,数据名称,在线影像,点击确定完成修改。
查询
可选择影像发布日期。可输入关键字进行查询。
服务操作
参见【常规影像服务】服务操作介绍。
影像集合服务
影像集合可以将多个影像服务合并成一个服务,当请求此服务的切片时,按顺序从影像集合中查找切片,若存在则返回,若不存在则查找下一个。类似于图层组。
影像集合服务包含以下操作:添加、删除、修改、查询影像集合。单条数据支持打开文件、预览、复制路径。

添加
点击添加按钮,输入数据名称,选择集合成员。
集合成员从所有常规影像和实时缓存影像中勾选,勾选后点击确定即可选择集合成员。点击确定即可完成集合的添加。添加后在修改里面调整影像数据的排序。
注:一个集合中所有影像的投影类型必须一致。


删除
参见“常规影像”中删除常规影像。
修改
点击修改按钮后,可对集合进行新增子集、删除集合内元素、对集合内的数据进行排序。新增子集:同上面添加影像集合步骤。删除集合内元素:可以选中删除,也可单个删除。对集合内的元素进行排序:长按某一元素,上下拖动即可改变顺序。
查询
可通过发布日期、影像投影类型以及关键字进行查询。
服务操作
类似本文常规影像服务的服务操作。
常规地形服务
uGIS 平台生成的地形切片都可以在这里发布。功能包括:添加、删除、修改、查询常规地形。单条数据支持打开文件、预览、复制路径。

添加
桌面版:点击添加按钮,输入数据名称,添加数据路径,可选添加文件夹(散列文件)或添加 pak,点击确定,在服务列表中增加了该服务,完成发布。
注:当地形数据路径已存在服务列表时,将会覆盖原有地形服务。
云平台版:添加文件夹(散列文件)需上传 zip 压缩包文件。

删除
批量删除:选中要删除的地形,点击删除,则批量删除选中数据。
单个删除:点击删除,则删除单个数据。
修改
点击修改,修改数据 ID 或者数据名称,点击确定完成修改。

查询
可按发布日期、地形存储类型及关键字进行查询。
服务操作
类似本文常规影像服务的服务操作。
实时缓存地形服务
实时缓存地形服务是对 Cesium 官方的地形服务进行代理和缓存(pak),当请求此服务的切片时,首先从缓存中查找地形切片,若不存在则从 Cesium 地形服务下载该切片,返回给客户端并缓存到 pak 中。
实时缓存地形服务包含以下操作:添加、删除、修改、查询实时缓存地形。单条数据支持打开文件、预览、复制路径。

添加
点击添加按钮后,输入数据名称、CesiumToken(注册地址:
https://cesium.com/ion/signin/tokens )、数据路径,目前只支持紧凑 pak,点击确定完成添加。

删除
批量删除:选中要删除的地形,点击删除,则批量删除数据。
单个删除:对应,点击删除,则删除单个数据。
修改
点击修改,可以修改数据 ID、数据名称、CesiumToken,点击确定完成修改。

查询
可选择地形发布日期、关键字进行查询。
服务操作
和常规影像服务类似。
地形集合服务
地形集合可以将多个地形服务合并成一个服务,当请求此服务的切片时,按顺序从地形集合中查找切片,若存在则返回,若不存在则查找下一个。类似于图层组。
地形集合服务包含以下操作:添加、删除、修改、查询地形集合。单条数据支持打开文件、预览、复制路径。

添加
点击添加集合按钮,输入数据名称,选择集合成员。
集合成员从所有的常规地形和实时缓存地形中勾选(内置查询功能),勾选后点击确定即可选择集合成员。点击处的确定即可完成集合的添加。


删除
批量删除:选中要删除的地形,点击删除,即批量删除地形数据。
单个删除:点击删除,则删除选择的数据。
修改
点击修改按钮后,可对集合进行新增子集、删除集合内元素、对集合内的数据进行排序。新增子集:同添加地形集合。删除集合内数据:可以选中删除,也可单个删除。
查询
可通过发布日期、关键字进行查询。
服务操作
和常规影像服务类似。
模型切片服务
用于发布 3dtiles 数据。在数据处理中,点云切片、实例模型切片、倾斜模型切片和通用模型切片的成果数据都在这里发布。
模型切片服务包含以下操作:添加、删除、修改、查询 3dtiles。单条数据支持打开文件、预览、复制路径。

添加
点击添加按钮,输入数据名称,选择添加的 3dtiles 文件,可选择三种类型进行添加:紧凑型切片 clt、散列切片中的 tileset.json 以及下载的谷歌数据 glt,点击确定完成添加。

删除
批量删除:选中要删除的切片,点击删除即可批量删除选中的数据。
单个删除:点击删除即可删除改行数据。
修改
点击修改,修改数据 ID 或者数据名称,点击确定完成修改。
查询
可通过发布日期、3dtiles 存储类型以及关键字进行查询。
服务操作
参见“影像服务”中打开文件、预览、复制路径。
lod 模型库服务
lod 模型库用于制作实例模型(大量且相同的模型),参考本文【数据处理】【实例模型切片】【lod 模型】中资料。
包含以下操作:添加、删除、查询 lod 模型。单体数据支持打开文件、复制路径。帮助。

添加
点击添加按钮,选择数据路径,点击确定完成添加。

删除
参见“常规影像”中删除常规影像。
查询
支持按模型发布日期、模型 id、关键字条件进行查询。
打开文件、复制路径
参见“影像服务”中打开文件、预览、复制路径。
资源服务
资源服务可以很方便的把一段文字或者本地文件,图片,视频等发布为服务,方便在三维场景中使用。
包含以下操作: 添加、删除、修改、查询资源。单条数据支持预览、复制路径。

添加
点击添加按钮,选择添加文字或添加文件。输入 mine 类型,选择文件对象,点击确定完成添加。

删除
参见“常规影像”中删除常规影像。
修改
可修改数据 ID,类型,文件对象。

查询
可通过发布日期以及关键字进行查询。
预览、复制路径
参见“影像服务”中打开文件、预览、复制路径。
uGIS
登录

1.输入账号,登录 uTWIN 平台。https://www.xwbuilders.com/home
2.在平台主页选择 uGIS,即可进到 uGIS 平台主页。
3.点击数据处理发布平台,即可跳转到 uGIS 数据处理发布云平台。
项目管理
项目列表

可查看当前企业空间下的所有项目列表,支持对项目信息进行多种操作功能,包括:
·查询:支持按关键词查询内容。
·切换列表:支持按项目创建时间降序/升序展示信息,支持视图、列表两种形式。
·点击项目:可查看场景列表。
·新建项目:点击新建项目,即可新增项目。
·项目操作:支持重命名、移动分类、项目设置、删除操作。
·数据处理发布平台:点击入口图标,即可进入数据处理发布平台。
新建项目

新建项目弹窗内,填写对应信息,点击确定,项目新建完成。
可设置项目访问权限,保护项目数据隐私。
项目重命名

项目重命名:填写项目名称,点击确定即可完成项目重命名。
移动分类

点击移动分类,选择移动分类名称,可将项目移动到指定分类下。
删除项目

点击删除,确定删除,即可删除项目。
场景列表

点击项目,可查看当前项目下所有业务场景,提供新建场景、编辑场景、预览场景、复制场景、重命名、移动分类、删除场景等功能。
预览场景

uGIS 场景预览页面能够加载并展示多种类型的地理空间数据,包括矢量图层(如道路、建筑、河流等)、栅格数据(如卫星影像、遥感影像、地形图等)以及三维模型。这些数据通过地图、图表、三维视图等形式呈现,便于用户能够直观地理解地理现象的空间分布和特征。
预览页面支持丰富的交互功能,如缩放、平移、旋转、查看属性、定位、显示图层、隐藏图层等操作。
添加数据
插入影像


支持一键添加影像资源,包括在线影像、平台影像、其他在线影像资源。部分在线影像资源需通过三方影像平台申请官方 token 才可使用。目前平台影像资源指 uGIS 数据处理发布云平台资源。
影像图层面板,支持设置基本属性和可视化属性。
基本属性设置包括图层名称、显示/隐藏、允许拾取、影像显示级别等参数调整,可视化属性设置包括透明度、对比度、亮度、色相、饱和度、gamma 等参数调整,可提升三维动画视觉效果。
插入地形


支持一键添加地形资源,包括在线地形、平台地形资源。目前平台地形指 uGIS 数据处理发布云平台资源。
地形图层面板,支持设置基本属性、着色属性和效果设置。
基本属性设置包括图层名称、显示/隐藏、允许拾取等参数调整,着色属性设置包括高程、坡度、坡向、等高线等参数调整,效果维度支持显示地球、深度监测参数调整,通过调整这些参数,可提升地形数据的显示效果、精度以及后续分析的效率和准确性。因此,在进行地形数据的处理和分析时,应根据实际需求合理调整这些参数。
插入模型


支持一键添加模型,可支持在线模型、平台模型资源。目前平台模型指 uGIS 数据处理发布云平台资源。
模型图层面板,支持设置基本属性、模型编辑属性和可视化设置。
基本属性设置包括图层名称、模式、经度、显示/隐藏、允许拾取等参数调整,模型编辑设置包括移动、双面显示、SkipLOD、包围盒、内容包围盒等参数调整,可视化维度支持显示精度、显存参数调整,通过调整这些参数,可优化显示效果、提高性能、精确空间分析、灵活应对不同需求以及调试和优化模型等。通过合理调整参数,可以确保模型在满足用户需求的同时保持高效和稳定。
系统支持自动展示可视窗口内的资源信息。
插入矢量

支持一键添加矢量,可支持 GeoJson、KML、Czml 格式矢量文件。
矢量图层面板,支持设置基本属性。不同类型矢量数据设置参数有差异。可根据实际业务场景设置参数。
插入 BIM 场景模型

支持添加 uManager 平台的 BIM 场景模型。注:该功能模块需用户开通 uManager 产品授权。如有需要,可联系客服开通产品授权。
默认展示当前用户所属企业下的所有 BIM 场景模型,可按项目分类、关键词快速搜索信息。添加 BIM 场景模型后,需等待数据加载完成后,才可查看 BIM 场景模型信息。
BIM 场景模型图层面板,支持设置基本属性、BIM 场景模型编辑属性和可视化设置。各模块设置规则同【插入模型】的属性规则。
在线标绘

地理信息标绘功能允许用户在 GIS 系统的地图界面上,通过绘制点、线、面等几何图形来标注和表达空间信息。这些标绘信息可以用于描述对象、表示资源、展示分布状态或进行行动部署等。系统支持动态标绘和静态标绘,点击各类标绘主题可查看列表,添加标绘素材到业务模型中,满足不用应用场景需要。包括矢量标绘、注记标绘、图标标绘、特效标绘等标绘库。
矢量
矢量标绘是利用 GIS 系统中的矢量数据,通过绘制点、线、面等几何图地理信息标绘功能允许用户在 GIS 系统的地图界面上,通过绘制点、线、面等几何图形来标注和表达空间信息。这些标绘信息可以用于描述对象、表示资源、展示分布状态或进行行动部署等。系统支持动态标绘和静态标绘,点击各类标绘主题可查看列表,添加标绘素材到业务模型中,满足不用应用场景需要。包括矢量标绘、注记标绘、图标标绘、特效标绘等标绘库。
形来展示地理空间信息的过程。矢量数据是一种基于数学描述的地理数据,它通过坐标点、线段和多边形等几何元素来精确表示地理对象的形状、位置和属性。
1.折线
系统提供多种折线样式,支持用户自由绘制折线,可查看折线点位的经度、纬度、高程值、长度等信息。


2.多边形
系统提供多种多边形样式,支持用户自由绘制多边形,可查看多边形各点位的经度、纬度、高程值、面积、周长等信息。


3.圆
支持用户自由绘制圆形,可查看圆形的半径、经度、纬度、面积、周长等信息。


4.矩形
支持用户自由绘制矩形,可查看矩形点位的经度、纬度、高程值、面积、周长等信息。支持设置矩形的样式,包括点样式、线样式等。


注记
注记标绘功能是指在 GIS 系统中,通过添加各种文字、数字、符号等注记信息,对地图上的地理要素进行解释、说明和标注的过程。这些注记信息可以与地理要素的属性信息相关联,实现动态更新和交互。
1.文字标绘
系统提供多种文字标绘样例,用户可按需选择文字样式进行标绘。支持对文字标绘内容进行修改,可设置文字标绘对象的渲染模式、漫游旋转类型、文字大小、经度、纬度、高程值等信息。

2.图标点
系统提供多种图标点样例,用户可按需选择图标点进行标绘。支持对图标点进行修改,可设置图标点标绘对象的屏幕渲染、尺寸自适应开启/关闭、尺寸大小、偏移比例、渲染模式、漫游旋转类型、图片路径、经度、纬度、高程值等信息。


3.部件
系统提供 3 D 部件和 2D 部件样例,用户可按需选择部件进行标绘。支持部件对象进行修改,可设置部件标绘对象的屏幕渲染、尺寸自适应、尺寸大小、偏移比例、渲染模式、漫游旋转类型、经度、纬度、高程值等信息。


4.自定义 DIV
系统提供自定义 DIV 样例,用户可按需设置 DIV 标绘。支持对 DIV 对象进行修改,可设置偏移比例、透明度、实例类、innerHTML、ZOrder、经度、纬度、高程值等信息。


5.Poi3D
系统提供多种 Poi3D 样例,用户可按需选择对象进行标绘。支持对 Poi3D 对象进行修改,可设置 Poi3D 模式、经度、纬度、高程值等信息。

屏幕渲染、尺寸大小、偏移比例、渲染模式、漫游渲染类型、经度、纬度、高程值等信息。


6.Poi 聚合
系统提供 Poi 聚合能力,填写 Poi 聚合数据 url,即可在 GIS 系统中展示信息。

图标
GIS 系统中的图标标绘功能旨在通过绘制不同类型的图标,如点、线、面、体等,来展示地理空间中的实体、现象或事件,从而帮助用户更好地理解地理空间关系,进行空间分析、决策和规划。图标标绘类型包括人员、车辆、建筑、人品 Poi 等。
1.人员图标
系统提供多种人员图标类型,可按需设置人员图标点位。支持快速切换人员图标类型、设置人员动画模式、人员图标的经度、纬度、高程等信息。


2.车辆
系统提供车辆图标类型,可按需设置车辆图标点位。支持快速切换车辆图标类型、车辆图标的经度、纬度、高程等信息。

3.建筑
系统提供多种建筑图标类型,可按需设置建筑图标点位。可设置建筑图标的名称、显示/隐藏状态、建筑图标的经度、纬度、高程等信息。

4.人员 Poi
系统提供多种人员 Poi 图标类型,可按需设置人员 Poi 图标点位。可设置人员 Poi 图标的名称、显示/隐藏状态、模式、动画类型、Poi 模式、poi 高度偏移、人员 Poi 图标的经度、纬度、高程等信息。

特效
特效标绘是指在 GIS 系统中,通过应用动画、闪烁、渐变等特效手段,在地图背景上标绘具有空间特征的实体、现象或事件,以突出显示其重要性、动态变化或特定属性。其目的在于增强用户对地理空间信息的感知和理解,提高空间分析的准确性和效率。GIS 系统特效标绘功能通常支持多种特效类型,以满足不同应用场景的需求。这些特效类型主要包括:
1.路径动画
系统提供多种路径动画线条类型,可按需选择路径动画线条。支持自定义设置路径点位。可设置路径的名称、显示/隐藏状态、线条流速、模式、拐弯半径、速度和起始时间、起始时间和结束时间、路径的经度、纬度、高程、长度、样式等信息。


2.光圈特效
系统提供多种光圈特效类型,可按需选择光圈特效。支持自定义设置光圈大小。支持修改光圈的名称、显示/隐藏状态、半径、光圈的经度、纬度、高程等信息。

3.电子围栏
系统提供多种电子围栏特效,可按需选择电子围栏特效。支持自定义设置电子围栏路径点位。可自定义电子围栏高度、模式。支持设置电子围栏的名称、显示/隐藏状态、电子围栏的经度、纬度、高程、面积、周长等信息。


4.管道围栏
系统提供多种管道围栏特效,可按需选择管道围栏特效。支持自定义设置管道围栏路径点位。可自定义电子围栏高度、模式。支持设置电子围栏的名称、显示/隐藏状态、电子围栏的高度、宽度、模式、经度、纬度、高程、样式等信息。

5.报警
系统提供多种报警特效,可按需选择报警特效。可自定义报警模式、半径。支持设置报警特效的名称、显示/隐藏状态、报警特效的经度、纬度、高程等信息。

6.摄像头
系统提供摄像头特效。可自定义摄像头的横向夹角、宽高比、视野长度、近面距离。支持设置摄像头的名称、显示/隐藏状态、经度、纬度、高程等信息。

7.视频融合
系统提供视频融合特效。支持自定义视频的横向夹角、宽高比、视野长度、近面距离、视频路径、显示优先级、视锥体开启关闭、循环播放开启/关闭、视频类型。支持设置视频融合对象的名称、显示/隐藏状态、经度、纬度、高程等信息。

8.天空特效
系统提供多种天空特效。支持自定义设置尺寸、模式、自动跟随开启/关闭。支持设置天空特效对象的名称、显示/隐藏状态、经度、纬度、高程等信息。

9.管线
系统提供多种管线特效。支持自定义设置半径、圆边数、材质图片、材质速度、材质模式。支持设置管线对象的名称、显示/隐藏状态、经度、纬度、高程、长度、样式等信息。

10.水体仿真
系统提供水体仿真能力。支持自定义绘制水面区域。支持自定义设置水域类型、频率、波动频率、振幅、镜面反射强度、流向、水流速度。还支持设置水体对象的名称、显示/隐藏状态、经度、纬度、高程、长度、样式等信息。可查看水面区域的面积、周长信息。


11.挖坑
系统提供挖坑能力。支持自定义绘制挖坑区域。支持自定义设置挖坑的深度、插值等信息。还支持设置挖坑对象的名称、显示/隐藏状态、经度、纬度、高程、长度、样式等信息。可查看挖坑区域的面积、周长信息。

12.粒子爆炸
通过模拟爆炸时粒子的飞溅和扩散来创建视觉冲击力强的特效。在 GIS 系统中,这种效果可以用于模拟爆炸事故、火灾等紧急情况,帮助用户更好地理解事件的严重程度和影响范围。系统提供粒子爆炸特效,支持设置粒子爆炸对象的名称、显示/隐藏状态、经度、纬度、高程等信息。

13.粒子烟火
粒子烟火功能能够逼真地模拟烟火爆炸的全过程,包括烟火粒子的上升、绽放和消逝等阶段。通过精细设置粒子的属性和运动参数,可以创建出与真实烟火效果高度相似的视觉效果。系统提供粒子烟火特效,支持设置粒子烟火对象的名称、显示/隐藏状态、经度、纬度、高程等信息。

动画

支持添加动画到模型中,已支持路径动画,其他动画特效在不断升级中。动画可提升用户的交互体验和沉浸感,还能够帮助用户更直观地理解空间分布特征。操作流程分为三步:
(一)设置路径和速度:在线标绘-特效-路径,绘制路径后,所选路径-属性面板-基本-速度和起始时间-设置速度-点击确认。

- 设置角色:在线标绘-园区-选择对象(例如:车辆)-添加车辆到模型中。注:园区内标绘素材均可作为动画对象。

(三)动画对象和路径设置:动画-路径动画-选择路径 ID、模型 ID-勾选循环和播放,即可完成路径动画设置。画面中可看到小车沿着紫色路径向前走。若选择的是人物对象,可通过人物属性面板设置向前行走的方式,包括站立、行走、奔跑。

环境效果

单击菜单【环境效果】,右侧面板展示环境效果设置信息,可对场景全局效果进行设置,可通过环境、后处理两个维度进行设置,支持设置场景封面。
·环境:支持对全局环境效果进行调整,包括时间线、云浓度、雨浓度、雾浓度、雪浓度、太阳、月亮、大气、动态太空盒和天空特效等效果。
·后处理:支持对全局效果进行后处理特效调整,包括景深、阴影、环境遮蔽、泛光等特效。
·场景封面:调整好画面视角,点击【截图保存】,即可将当前画面设置为场景封面图。
常用功能菜单
常用功能菜单:包括指北针、搜索、鼠标拾取、分析、漫游动画(包括:地球视角、第一人称、旋转、沿线漫游、中心旋转)、放大、缩小、全屏等操作。
![]()

指北针
指北针是一种在 GIS 地图上用于指示北方方位的工具,通过其指示,用户可以明确地图上的方向,进而理解地理空间中的位置关系。图标白色指针方向代表北方。
搜索
可快捷搜索并定位到指定位置,包括地点搜索和坐标(经度、纬度、高程)搜索两种方式。输入内容后点击搜索图标或者“Enter”键,即可搜索内容。

鼠标拾取

在图层面板上点击飞入可定位到模型具体位置。点击鼠标拾取,点击模型的某一构件,会展示对应构件的属性信息,且点击部位会通过颜色标记。点击颜色选择框,会弹出颜色面板,可以修改显示颜色。
再次点击鼠标拾取可关闭鼠标拾取功能。
分析

提供全面的三维场景模型分析能力,可支持多种空间分析。
分析维度包括:
·测量:支持对三维场景图像进行多种方式的测量,包括点位、方位角、距离、贴地距离、高度、面积等维度。
·平面几何:支持对多个矢量标绘面积块进行平面几何计算,支持交、并、缓冲、计算差异等维度。
·空间分析:支持对图层资源进行空间分析,包括视阈、挖坑、压平、裁剪等维度。
·插值计算:支持对图层资源进行差值计算,包括体积测量、表面积等维度。
测量维度操作
提供全面的三维场景模型分析能力,可支持多种空间分析。支持对三维场景图像进行多种方式的测量,包括点位、方位角、距离、高度、面积等维度。下面分别介绍各种测量方式。
1.点位:GIS 场景内任意位置选择点位,鼠标左键双击即可完成点位选择,可查看所选点位经度、纬度、高程值。

2.方位角:GIS 场景内选择方位角,选择位置控制点 1 和方向位置控制点 2,鼠标左键双击即可完成方位角选择,查看控制点 2 的方位角信息。

3.距离:支持测量场景内多个点位之间的距离。支持用户选择控制点 1、控制点 2、控制点 n,鼠标左键双击即可完成线段选择,可分别查看各线段的距离。

4.贴地距离:支持测量多个点位之间基于地形起伏的距离。支持用户选择控制点 1、控制点 2、控制点 n,鼠标左键双击即可完成线段选择,可分别查看各线段的距离。

5.高度:选择高度,可自定义测量不同位置点的高度值。用户可选择控制点 1、控制点 2,鼠标左键双击即可完成选择,可查看已设置控制点位置的高度值。

6.面积:选择面积,选择控制点 1、控制点 2、控制点 n,鼠标左键双击即可完成选择,可查看所选区域位置的面积、周长。

7.全部删除:GIS 场景内已测量存参数支持一键删除。点击全部删除,则弹窗提示用户是否确认删除,仅用户二次确认删除后,才会清空所有测量数据。避免用户误操作删除数据。

平面几何维度操作
GIS 中的平面几何功能主要涉及到对平面图形(如点、线、面)的几何属性进行计算、分析、编辑和可视化等操作。这些操作基于几何学理论,并借助计算机技术和 GIS 软件平台来实现。该模块提供交、并、缓冲、计算差异的分析能力。
1.交

计算两个对象的交集区域,对象包括在线标绘的矢量素材和特效里的路径、电子围栏、管道围栏。
操作:在线标绘画好对象,点击分析,右侧面板点击交,选择绘制好的 2 个对象,点击计算,即可计算所选对象的交集,计算完成后自动生成交集区域和“相交多边形”图层。可按实际业务需求设置相交多边形属性参数,如下图:

2.并

计算两个对象的并集区域,对象包括在线标绘的矢量素材和特效里的路径、电子围栏、管道围栏。
操作:在线标绘模块画好对象,点击分析,右侧面板点击并,选择绘制好的 2 个对象,点击计算,即可计算所选对象的并集,计算完成后自动生成并集区域和“并集多边形”图层。可按实际业务需求设置并集多边形属性参数,如下图:

3.缓冲

缓冲区是对一类地理要素(线)按设定的距离条件,围绕这组要素而形成具有一定范围的多边形实体,从而实现数据在二维空间扩展的信息分析方法。
操作:在线标绘,选择画折线或路径,画完后,点击分析->缓冲,选择折线并设置缓冲阈值,点击计算,计算完成后自动生成缓冲区域和“缓冲多边形”图层。可按实际业务需求设置缓冲多边形属性参数,如下图:

4.计算差异

计算两个对象的差异,对象包括在线标绘的矢量素材和特效里的路径、电子围栏、管道围栏。可以通过颜色渲染、符号化等方式直观地展示差异区域和差异程度
操作:在线标绘模块画好对象,点击分析,右侧面板点击计算差异,选择绘制好的 2 个对象,点击计算,即可计算所选对象的差异,计算完成后自动生成差异区域和“差异多边形”图层。可按实际业务需求设置差异多边形属性参数,如下图:

空间分析维度操作
GIS 空间分析指的是在 GIS 里实现分析空间数据,即从空间数据中获取有关地理对象的空间位置、分布、形态、形成和演变等信息并进行分析。它是基于地理对象的位置和形态的空间数据的分析技术,其目的在于提取和传输空间信息,特别是隐含信息,以辅助决策。
1.视阈

可视阈分析是基于地形数据(如数字高程模型 DEM)和观察点数据,运用计算几何原理和计算机图形学技术,解决地形上控制点集合的可视性问题。它模拟了人眼或观测设备在特定位置上的视线范围,从而确定哪些区域是可见的,哪些区域是不可见的。
操作:点击视阈,设置控制点位,鼠标双击可完成设置,系统自动生成视阈图层。点击视阈图层,可进入对应属性面板设置多种参数。如下图:

2.挖坑
提供挖坑空间分析能力,分析对象包括对地形、倾斜摄影、模型等,应用场景广泛,能够综合考虑地形、地质、水文、植被等多种因素,为工程提供科学的决策依据。


3.压平

在 GIS 中,压平是将空间数据(如地形高程数据)中的局部区域或整个区域的高度值调整为一致或接近一致的过程。这种操作可用于消除地形起伏对分析结果的影响,或者为了满足特定分析需求(如城市规划、建筑设计中的场地平整模拟)。
操作:点击压平,设置控制点位,鼠标左键双击可完成设置,系统自动生成压平图层。点击图层,可进入对应属性面板设置多种参数。可选择瓦片图层,可设置图层名称、显示/隐藏、允许拾取、压平样式等,可查看坐标、面积、周长等信息。等如下图:

4.裁剪

裁剪是指利用一个多边形或其他形状的区域(裁剪区域)作为模板,从原始空间数据集中提取出与该区域相交或包含在该区域内的数据部分。裁剪后的数据集仅包含裁剪区域内的信息,而不包含裁剪区域外的数据。
操作:点击裁剪,设置控制点位,鼠标左键双击可完成设置,系统自动生成裁剪图层。点击图层,可进入对应属性面板设置多种参数。可选择裁剪箭头、裁剪范围、裁剪对象,可设置图层名称、显示/隐藏、允许拾取等,可查看位置信息。等如下图:


5.通视分析
通视分析功能基于三维 GIS 平台,通过计算观察点与被观察点之间的视线可见性,来确定两点之间是否存在障碍物阻挡。该功能需要用户指定观察点和被观察点,并考虑地形、地物等障碍因素,从而输出一条沿输入视线的可见与不可见部分的划分线,通常以绿色表示可见部分,红色表示不可见部分。
操作:在通视分析模块,选择观察点位,再选择被观察点位,可同时选择多个被观察点位。即可查看观察点位到多个被观察点位的视线可见区域。

6.体剖切
GIS 体剖切功能的核心在于利用空间分析技术,通过空间叠加运算来确定数据集之间的空间关系。用户可以通过设定剖切边界或剖切面来筛选目标区域,从而剔除非关注部分,只保留感兴趣的空间数据。
操作:体剖切功能模块,选择位置,可设置体体剖切的对象、体剖切尺寸、边框宽度等信息。还支持编辑体剖切的经度、纬度、高度、偏航角、俯仰角、翻滚角等参数。


插值计算操作
GIS 插值计算分析功能是指在地理信息系统(GIS)中,利用已知的空间数据点,通过特定的数学模型和算法,对未知或缺失的空间数据进行预测和估计的一种分析功能。这种功能主要基于空间统计和地理学的原理,旨在通过已知数据点来推断整个空间区域的特征或属性值。
1.体积测量

可选定区域、设置基准面高程,点击开始分析,即可计算采样间距、总面积、挖方、填方、挖填方数据。可实时查看计算进度。
2.表面积分析

可选定区域,点击开始分析,即可计算选定区域的表面积、采样间距。
3.日照分析
日照分析是指根据指定的区域所在的经纬度范围,计算该区域在某段时间内,可被太阳照射到的时间长度。同时根据指定的最大、最小高度、采样距离、采样频率,得到指定区域内的采光信息,采光值表示该处日照时间占开始时间到结束时间中时间的百分比。这种分析可以基于专业的软件进行模拟计算,从而评估建筑物或建筑群在特定时间段内的日照情况。

4.断面分析
断面分析是指对某一特定区域内的空间变化特征进行剖析和评估的过程。在 GIS 系统中,断面分析通常涉及对地形、地貌、植被、土壤等自然要素以及建筑物、道路等人工要素的空间分布和变化特征的研究。通过断面分析,可以了解区域内的空间结构、功能布局以及发展趋势等信息。

漫游
用户在 GIS 场景中通过交互操作,如平移、旋转、缩放等,来浏览和探索场景中的地理信息和数据。这种展示方式为用户提供了更加直观和沉浸式的体验,有助于用户更好地理解和分析地理信息。系统提供多种场景漫游方式,每种漫游方式提供多维度设置参数,用户可根据业务需要来自定义漫游参数。
漫游方式支持地球视角、第一人称、旋转、沿线运动、中心旋转等,漫游动画开始后支持暂停、停止。

1.地球视角
点击则默认展示地球视角。

2.第一人称
点击第一人称,支持自定义选择点位,则画面自动切换到所选点位并以第一人称视角展示画面。通过键盘前后左右方向键可控制:
水平方向前进:W( ↑ )
水平方向左移:A
水平方向后退:S ( ↓ )
水平方向右移:D
水平方向左转:←
水平方向右转:→

3.旋转
点击旋转,则画面切换到地球视角并按默认参数自动旋转,可对参数进行调整,包括纬度、高度、周期。

4.沿线漫游
点击沿线漫游,可选择折线对象,支持设置运动速度、抬高高度、循环播放参数。折线有两个绘制流程:在线标绘->矢量->折线;在线标绘->特效->路径。

5.中心旋转
点击中心旋转,支持自定义选择点位,则画面自动切换到所选点位并以点位视角展示画面。支持调整经度、纬度、高度、俯仰角、偏航角、绕行周期、相机距离参数,调整完成后,动画面按设置后的参数进行漫游展示。

画面放大/缩小/全屏
点击加号,可放大画面;
点击减号,可缩小画面;
点击全屏,可全屏展示窗口内容,再次点击全屏图标,可退出全屏。

图层面板

图层面板是一个关键组件,为用户提供了管理、展示和操作地理空间数据的直观界面。图层面板在系统中主要用于管理地图上的各个图层,这些图层包含了不同类型的地理空间数据,如矢量数据(点、线、面)、栅格数据(影像、高程模型)等。通过图层面板,用户可以执行以下操作:
添加文件夹:点击可添加文件夹;
新建图层:系统自动按添加素材新建图层;
调整图层顺序:通过上下移动图层来改变它们在地图上的显示顺序;
删除图层:移除不再需要的图层,以减少地图的复杂性和提高处理速度;
复制图层:选中图层,点击“复制图标”可复制图层;
定位:双击图层或点击定位图标,主视图区可直接飞入图层位置;
隐藏/显示图层:根据需要隐藏或显示特定的图层,以便专注于地图的特定部分或数据;
设置图层属性:点击图层,可展示对应图层的属性面板,可设置对应图层的属性,以改善地图的视觉效果和可读性;
更多操作:图层右键,可展示该图层的更多操作,包括复制、删除、重命名、完整属性;
图层面板中图层的类型多种多样,已支持图层类型:
矢量图层:用于展示点、线、面等矢量数据,如行政区划、道路网络、建筑物等。
栅格图层:用于展示影像、高程模型等栅格数据,如卫星影像、地形图等。
标注图层:用于在地图上添加文本标注,以说明地理对象的名称、属性等信息。
保存场景


场景内容更新后,点击按钮即可保存信息。
点击返回图标时,会弹窗提示用户保存场景,支持用户选择是否保存内容,包括取消、不保存、保存。
取消:点击则取消下一步操作,关闭弹窗;
不保存:点击则不保存更新内容,支持返回列表;
保存:点击则保存更新内容,并返回列表。